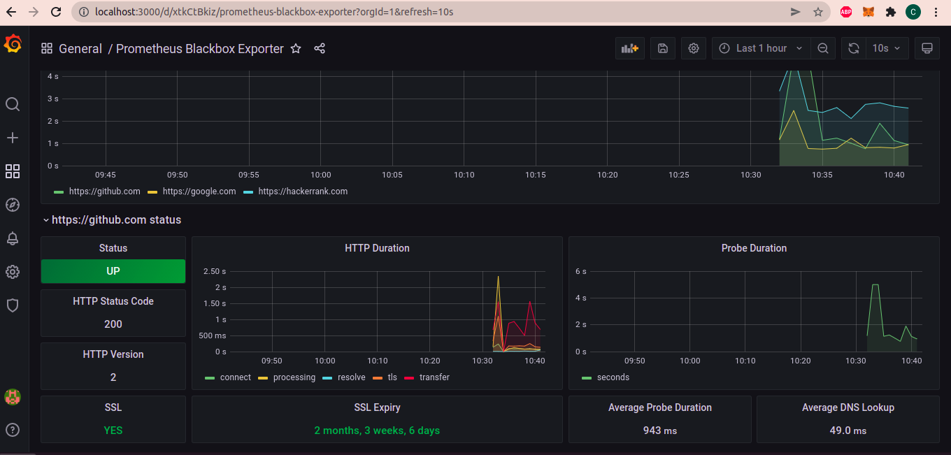
This repository contains a grafana and prometheus setup to monitor running websites.
-
Notifications
You must be signed in to change notification settings - Fork 49
This repository contains a grafana and prometheus setup to monitor running websites.
License
cmjagtap/Website-Monitoring
Folders and files
Name | Name | Last commit message | Last commit date | |
---|---|---|---|---|
Repository files navigation
About
This repository contains a grafana and prometheus setup to monitor running websites.
Resources
License
Stars
Watchers
Forks
Releases
No releases published
Packages 0
No packages published