-
Notifications
You must be signed in to change notification settings - Fork 2.2k
Send Prometheus metrics to Grafana Cloud #2994
New issue
Have a question about this project? Sign up for a free GitHub account to open an issue and contact its maintainers and the community.
By clicking “Sign up for GitHub”, you agree to our terms of service and privacy statement. We’ll occasionally send you account related emails.
Already on GitHub? Sign in to your account
Conversation
00f28a0 to
4aa0e5d
Compare
a872d17 to
37758e3
Compare
4aa0e5d to
e11c5b7
Compare
There was a problem hiding this comment.
Choose a reason for hiding this comment
The reason will be displayed to describe this comment to others. Learn more.
Thanks for the cleanup.
I'm a bit confused on two things:
- Do we not still want the internal Grafana which is validator specific? In which case why is the dashboard disabled? If you don't want the dashboard why not remove Grafana entirely?
- The reference to the GCP secret should not be hard-coded in
linera-protocolbut instead be parameterised and injected by the caller inlinera-infra(probablylineractl).
|
37758e3 to
1b117c3
Compare
e11c5b7 to
188dc33
Compare
6266ccd to
3650595
Compare
188dc33 to
17b1c8c
Compare
17b1c8c to
ec0f9af
Compare
ec0f9af to
e9fee28
Compare
e9fee28 to
cc8f74c
Compare
cc8f74c to
f682033
Compare
There was a problem hiding this comment.
Choose a reason for hiding this comment
The reason will be displayed to describe this comment to others. Learn more.
Left some comments. Also the Kubernetes workflow is not passing. Although this may be unrelated to these changes.
| name: grafana-cloud-auth-secret | ||
| type: kubernetes.io/basic-auth | ||
| stringData: | ||
| username: {{ .Values.grafanaCloudUsername | quote }} |
There was a problem hiding this comment.
Choose a reason for hiding this comment
The reason will be displayed to describe this comment to others. Learn more.
What happens if this isn't specified (for example external validators which use Kuberentes?).
There was a problem hiding this comment.
Choose a reason for hiding this comment
The reason will be displayed to describe this comment to others. Learn more.
I'm currently changing this to only be created if writeToGrafanaCloud is true, which will only happen for internal validators
|
|
||
| # Linera | ||
| lineraImage: "" # Is set by helmfile. | ||
| lineraImage: {{ env "LINERA_HELMFILE_LINERA_IMAGE" | default "linera:latest" }} |
There was a problem hiding this comment.
Choose a reason for hiding this comment
The reason will be displayed to describe this comment to others. Learn more.
Thanks for this. I'm not entirely sure if this is better or worse to be honest. On the one hand there is less indirection on the other hand configurable variables are now in more places.
There was a problem hiding this comment.
Choose a reason for hiding this comment
The reason will be displayed to describe this comment to others. Learn more.
I think it definitely looks better/less confusing than just an empty string, tbh 🤔 at least now you know what the default for this is supposed to be
|
It's related, actually. Working on a fix right now! |
2001d5c to
d158401
Compare
eb982c2 to
7852057
Compare
7852057 to
dd685cc
Compare
f8bcc30 to
93c1017
Compare
93c1017 to
4a85cd9
Compare
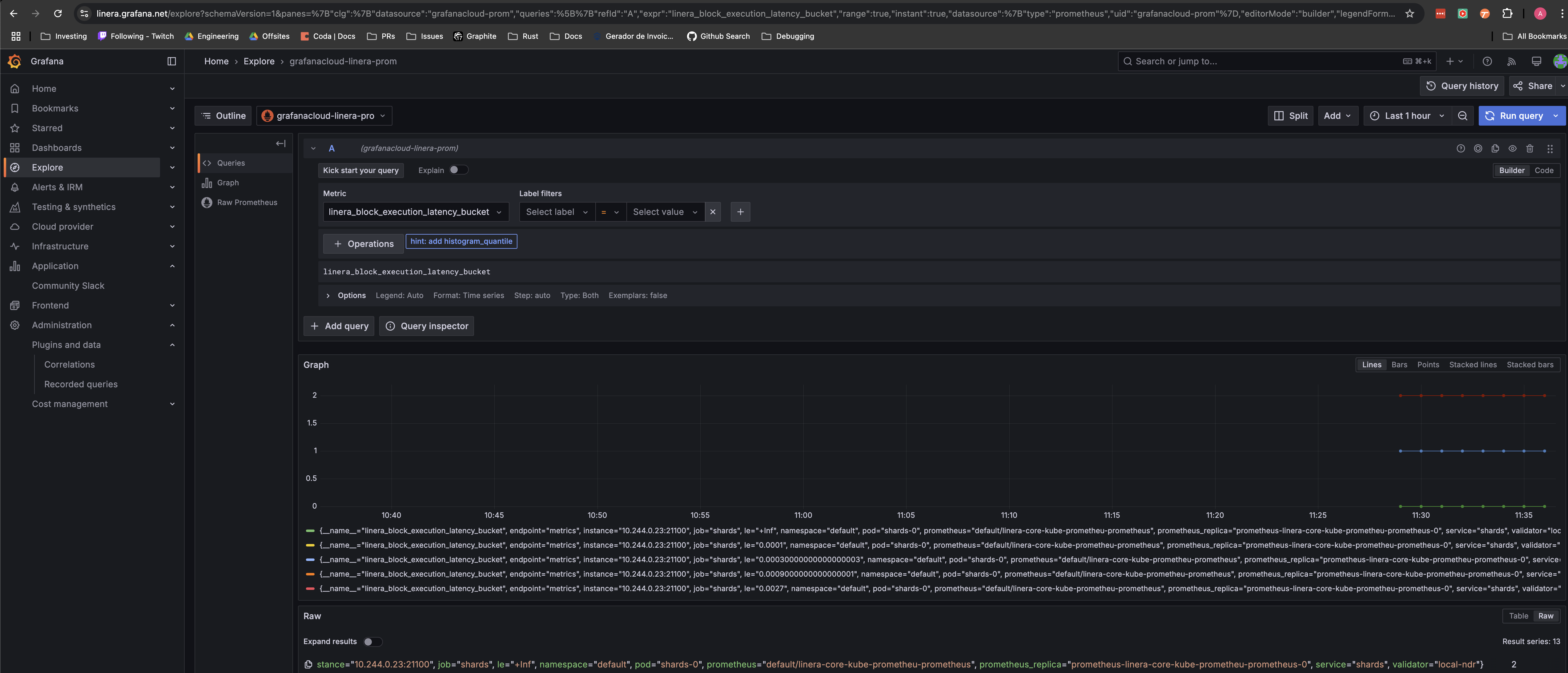
We're migrating our internal validators to send data to Grafana Cloud. Starting with the local setup. This was useful to test the required changes that we'll likely need for the actual internal validator setup. We probably won't want to send metrics to Grafana Cloud from local runs all the time (specially for cost reasons), so this is disabled by default. Grafana Cloud credentials are stored in a secret within GCP's Secret Manager. Since Grafana Cloud will be for our internal validators, then I figured storing the secret on GCP made sense. Ran locally with `linera net up --kubernetes`, and saw the metrics in our Grafana Cloud instance:  If we want to start sending metrics to Grafana Cloud from our devnet/testnet, then: - These changes should be backported to the latest `devnet` branch - These changes should be backported to the latest `testnet` branch, then

Motivation
We're migrating our internal validators to send data to Grafana Cloud.
Proposal
Starting with the local setup. This was useful to test the required changes that we'll likely need for the actual internal validator setup. We probably won't want to send metrics to Grafana Cloud from local runs all the time (specially for cost reasons), so this is disabled by default.
Grafana Cloud credentials are stored in a secret within GCP's Secret Manager. Since Grafana Cloud will be for our internal validators, then I figured storing the secret on GCP made sense.
Test Plan
Ran locally with
linera net up --kubernetes, and saw the metrics in our Grafana Cloud instance:Release Plan
If we want to start sending metrics to Grafana Cloud from our devnet/testnet, then:
devnetbranchtestnetbranch, then