Skip to content

Conversation

renovate[bot]
Copy link
Contributor

@renovate renovate bot commented Sep 23, 2025

Coming soon: The Renovate bot (GitHub App) will be renamed to Mend. PRs from Renovate will soon appear from 'Mend'. Learn more here.

This PR contains the following updates:

Package Update Change
grafana/grafana patch 12.1.1 -> 12.1.2

Configuration

📅 Schedule: Branch creation - At any time (no schedule defined), Automerge - At any time (no schedule defined).

🚦 Automerge: Enabled.

Rebasing: Whenever PR becomes conflicted, or you tick the rebase/retry checkbox.

🔕 Ignore: Close this PR and you won't be reminded about this update again.


  • If you want to rebase/retry this PR, check this box

This PR was generated by Mend Renovate. View the repository job log.

@renovate renovate bot added the dependencies Pull requests that update a dependency file label Sep 23, 2025
Copy link

💻 Website Preview

The latest changes are available as preview in: https://470ee149.federation-gateway-benchmark.pages.dev

Copy link

Overview for: constant-vus-over-time

This scenario runs 4 subgraphs and a GraphQL gateway with Federation spec, and runs a heavy query. It's being executed with a constant amount of VUs over a fixed amount of time. It measure things like memory usage, CPU usage, average RPS. It also includes a summary of the entire execution, and metrics information about HTTP execution times.

This scenario was running 50 VUs over 60s

Comparison

Comparison

Gateway RPS ⬇️ Requests Duration Notes
hive-router 1720 103763 total, 0 failed avg: 29ms, p95: 52ms
grafbase 1596 96312 total, 0 failed avg: 31ms, p95: 54ms
cosmo 661 39972 total, 0 failed avg: 75ms, p95: 110ms
apollo-router 385 23411 total, 0 failed avg: 128ms, p95: 166ms
hive-gateway 310 18967 total, 0 failed avg: 158ms, p95: 215ms
hive-gateway-bun 290 17704 total, 0 failed avg: 169ms, p95: 336ms
apollo-gateway 117 7197 total, 0 failed avg: 418ms, p95: 492ms
Summary for: `hive-router`

K6 Output

     ✓ response code was 200
     ✓ no graphql errors
     ✓ valid response structure

     checks.........................: 100.00% ✓ 310989      ✗ 0     
     data_received..................: 9.1 GB  151 MB/s
     data_sent......................: 121 MB  2.0 MB/s
     http_req_blocked...............: avg=5.43µs   min=1.2µs   med=2.75µs  max=9.12ms   p(90)=4.03µs   p(95)=4.76µs   p(99.9)=71.71µs
     http_req_connecting............: avg=2.2µs    min=0s      med=0s      max=9.09ms   p(90)=0s       p(95)=0s       p(99.9)=0s     
     http_req_duration..............: avg=28.67ms  min=1.9ms   med=25.86ms max=451.84ms p(90)=45.05ms  p(95)=51.76ms  p(99.9)=88.84ms
       { expected_response:true }...: avg=28.67ms  min=1.9ms   med=25.86ms max=451.84ms p(90)=45.05ms  p(95)=51.76ms  p(99.9)=88.84ms
     http_req_failed................: 0.00%   ✓ 0           ✗ 103763
     http_req_receiving.............: avg=133.6µs  min=24.68µs med=44.97µs max=44.32ms  p(90)=117.08µs p(95)=365.06µs p(99.9)=15.14ms
     http_req_sending...............: avg=112.71µs min=5.3µs   med=10.58µs max=422.58ms p(90)=31.49µs  p(95)=134.07µs p(99.9)=16.84ms
     http_req_tls_handshaking.......: avg=0s       min=0s      med=0s      max=0s       p(90)=0s       p(95)=0s       p(99.9)=0s     
     http_req_waiting...............: avg=28.43ms  min=1.85ms  med=25.68ms max=451.53ms p(90)=44.58ms  p(95)=51.2ms   p(99.9)=85.41ms
     http_reqs......................: 103763  1720.585996/s
     iteration_duration.............: avg=28.94ms  min=4ms     med=26.1ms  max=463.32ms p(90)=45.3ms   p(95)=52.01ms  p(99.9)=89.32ms
     iterations.....................: 103663  1718.927807/s
     success_rate...................: 100.00% ✓ 103663      ✗ 0     
     vus............................: 50      min=50        max=50  
     vus_max........................: 50      min=50        max=50  

Performance Overview

Performance Overview

HTTP Overview

HTTP Overview
Summary for: `grafbase`

K6 Output

     ✓ response code was 200
     ✓ no graphql errors
     ✓ valid response structure

     checks.........................: 100.00% ✓ 288636      ✗ 0    
     data_received..................: 8.5 GB  140 MB/s
     data_sent......................: 112 MB  1.9 MB/s
     http_req_blocked...............: avg=6.12µs   min=1.16µs  med=3.04µs  max=9.42ms   p(90)=4.26µs   p(95)=5.09µs   p(99.9)=113.57µs
     http_req_connecting............: avg=2.49µs   min=0s      med=0s      max=9.39ms   p(90)=0s       p(95)=0s       p(99.9)=0s      
     http_req_duration..............: avg=30.86ms  min=2.52ms  med=27.79ms max=457.4ms  p(90)=47.15ms  p(95)=53.53ms  p(99.9)=88.48ms 
       { expected_response:true }...: avg=30.86ms  min=2.52ms  med=27.79ms max=457.4ms  p(90)=47.15ms  p(95)=53.53ms  p(99.9)=88.48ms 
     http_req_failed................: 0.00%   ✓ 0           ✗ 96312
     http_req_receiving.............: avg=155.58µs min=26.74µs med=47.94µs max=45.61ms  p(90)=145.07µs p(95)=395.89µs p(99.9)=18.36ms 
     http_req_sending...............: avg=128.96µs min=5.6µs   med=11.77µs max=418.58ms p(90)=38.68µs  p(95)=139.8µs  p(99.9)=17.8ms  
     http_req_tls_handshaking.......: avg=0s       min=0s      med=0s      max=0s       p(90)=0s       p(95)=0s       p(99.9)=0s      
     http_req_waiting...............: avg=30.58ms  min=2.48ms  med=27.59ms max=456.58ms p(90)=46.57ms  p(95)=52.95ms  p(99.9)=85.54ms 
     http_reqs......................: 96312   1596.482086/s
     iteration_duration.............: avg=31.17ms  min=7.15ms  med=28.08ms max=485.86ms p(90)=47.44ms  p(95)=53.83ms  p(99.9)=89.03ms 
     iterations.....................: 96212   1594.824471/s
     success_rate...................: 100.00% ✓ 96212       ✗ 0    
     vus............................: 50      min=50        max=50 
     vus_max........................: 50      min=50        max=50 

Performance Overview

Performance Overview

HTTP Overview

HTTP Overview
Summary for: `cosmo`

K6 Output

     ✓ response code was 200
     ✓ no graphql errors
     ✓ valid response structure

     checks.........................: 100.00% ✓ 119616     ✗ 0    
     data_received..................: 3.5 GB  58 MB/s
     data_sent......................: 47 MB   769 kB/s
     http_req_blocked...............: avg=10.21µs  min=1.27µs  med=2.9µs   max=9.94ms   p(90)=4.25µs   p(95)=5.22µs   p(99.9)=2.24ms  
     http_req_connecting............: avg=6.57µs   min=0s      med=0s      max=9.91ms   p(90)=0s       p(95)=0s       p(99.9)=2.21ms  
     http_req_duration..............: avg=74.75ms  min=2.8ms   med=73.45ms max=537.88ms p(90)=101.52ms p(95)=110.09ms p(99.9)=305.4ms 
       { expected_response:true }...: avg=74.75ms  min=2.8ms   med=73.45ms max=537.88ms p(90)=101.52ms p(95)=110.09ms p(99.9)=305.4ms 
     http_req_failed................: 0.00%   ✓ 0          ✗ 39972
     http_req_receiving.............: avg=187.87µs min=31.08µs med=75.84µs max=192.64ms p(90)=148.99µs p(95)=384.89µs p(99.9)=22.48ms 
     http_req_sending...............: avg=63.33µs  min=6.1µs   med=11.49µs max=382.24ms p(90)=29.72µs  p(95)=123.64µs p(99.9)=3.22ms  
     http_req_tls_handshaking.......: avg=0s       min=0s      med=0s      max=0s       p(90)=0s       p(95)=0s       p(99.9)=0s      
     http_req_waiting...............: avg=74.5ms   min=2.73ms  med=73.22ms max=513.26ms p(90)=101.3ms  p(95)=109.78ms p(99.9)=299.42ms
     http_reqs......................: 39972   661.547664/s
     iteration_duration.............: avg=75.26ms  min=7.24ms  med=73.79ms max=579.55ms p(90)=101.84ms p(95)=110.47ms p(99.9)=325.75ms
     iterations.....................: 39872   659.892636/s
     success_rate...................: 100.00% ✓ 39872      ✗ 0    
     vus............................: 50      min=50       max=50 
     vus_max........................: 50      min=50       max=50 

Performance Overview

Performance Overview

HTTP Overview

HTTP Overview
Summary for: `apollo-router`

K6 Output

     ✓ response code was 200
     ✓ no graphql errors
     ✓ valid response structure

     checks.........................: 100.00% ✓ 69933      ✗ 0    
     data_received..................: 2.1 GB  34 MB/s
     data_sent......................: 27 MB   448 kB/s
     http_req_blocked...............: avg=12.35µs  min=1.92µs  med=2.88µs   max=8.15ms   p(90)=4.14µs   p(95)=4.91µs   p(99.9)=4.4ms   
     http_req_connecting............: avg=8.5µs    min=0s      med=0s       max=8.1ms    p(90)=0s       p(95)=0s       p(99.9)=4.2ms   
     http_req_duration..............: avg=127.96ms min=6.09ms  med=127.23ms max=594.55ms p(90)=157.03ms p(95)=166.06ms p(99.9)=425.88ms
       { expected_response:true }...: avg=127.96ms min=6.09ms  med=127.23ms max=594.55ms p(90)=157.03ms p(95)=166.06ms p(99.9)=425.88ms
     http_req_failed................: 0.00%   ✓ 0          ✗ 23411
     http_req_receiving.............: avg=91.7µs   min=34.11µs med=51.79µs  max=378.58ms p(90)=99.98µs  p(95)=126.04µs p(99.9)=1.51ms  
     http_req_sending...............: avg=78.66µs  min=7.45µs  med=11.37µs  max=393.9ms  p(90)=19.13µs  p(95)=34.41µs  p(99.9)=2.2ms   
     http_req_tls_handshaking.......: avg=0s       min=0s      med=0s       max=0s       p(90)=0s       p(95)=0s       p(99.9)=0s      
     http_req_waiting...............: avg=127.79ms min=6.03ms  med=127.12ms max=582.67ms p(90)=156.9ms  p(95)=165.93ms p(99.9)=417.33ms
     http_reqs......................: 23411   385.082957/s
     iteration_duration.............: avg=128.81ms min=29.6ms  med=127.6ms  max=626.21ms p(90)=157.37ms p(95)=166.41ms p(99.9)=437.24ms
     iterations.....................: 23311   383.438077/s
     success_rate...................: 100.00% ✓ 23311      ✗ 0    
     vus............................: 50      min=50       max=50 
     vus_max........................: 50      min=50       max=50 

Performance Overview

Performance Overview

HTTP Overview

HTTP Overview
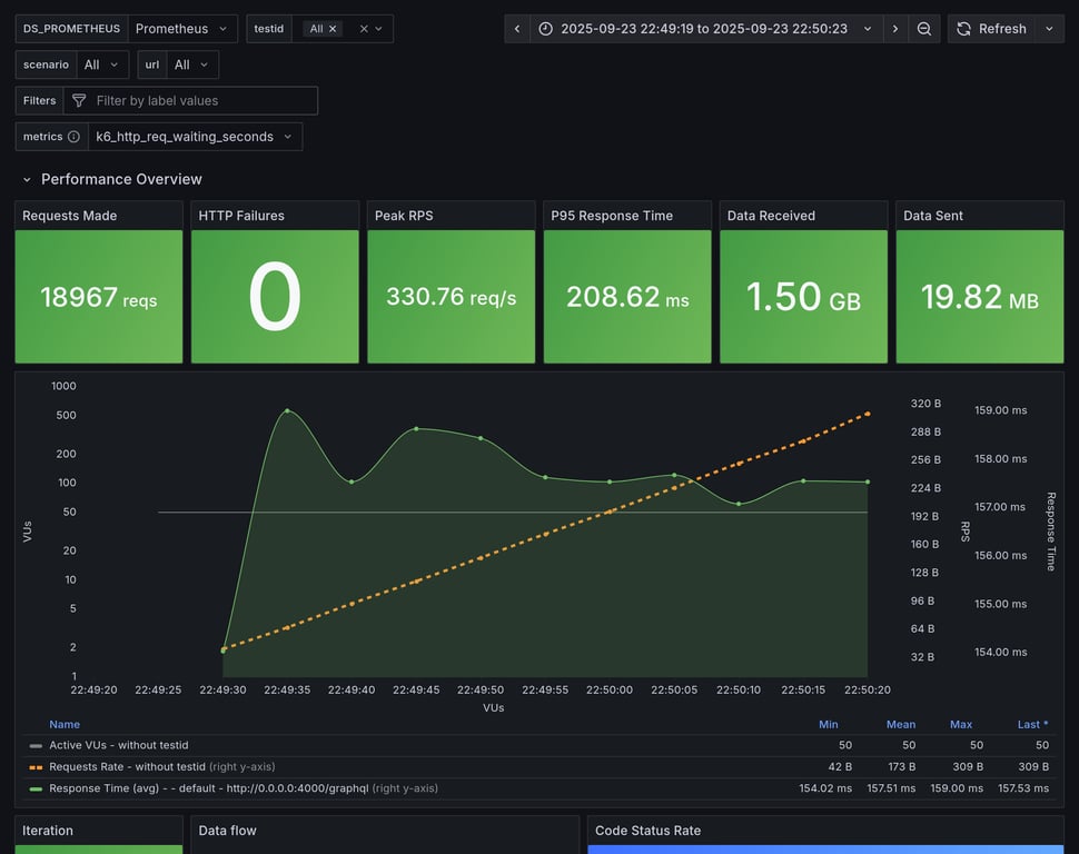
Summary for: `hive-gateway`

K6 Output

     ✓ response code was 200
     ✓ no graphql errors
     ✓ valid response structure

     checks.........................: 100.00% ✓ 56601      ✗ 0    
     data_received..................: 1.7 GB  27 MB/s
     data_sent......................: 22 MB   361 kB/s
     http_req_blocked...............: avg=19.17µs  min=1.21µs  med=2.76µs   max=11.27ms  p(90)=4.48µs   p(95)=5.66µs   p(99.9)=7.07ms  
     http_req_connecting............: avg=15.39µs  min=0s      med=0s       max=11.24ms  p(90)=0s       p(95)=0s       p(99.9)=7.04ms  
     http_req_duration..............: avg=157.8ms  min=6.84ms  med=146.82ms max=670.74ms p(90)=176.18ms p(95)=215.06ms p(99.9)=503.09ms
       { expected_response:true }...: avg=157.8ms  min=6.84ms  med=146.82ms max=670.74ms p(90)=176.18ms p(95)=215.06ms p(99.9)=503.09ms
     http_req_failed................: 0.00%   ✓ 0          ✗ 18967
     http_req_receiving.............: avg=93.85µs  min=27.1µs  med=46.33µs  max=19.04ms  p(90)=104.88µs p(95)=200.08µs p(99.9)=4.45ms  
     http_req_sending...............: avg=118.69µs min=5.79µs  med=11.15µs  max=283.21ms p(90)=32.56µs  p(95)=125.7µs  p(99.9)=6.14ms  
     http_req_tls_handshaking.......: avg=0s       min=0s      med=0s       max=0s       p(90)=0s       p(95)=0s       p(99.9)=0s      
     http_req_waiting...............: avg=157.59ms min=6.76ms  med=146.67ms max=670.53ms p(90)=175.87ms p(95)=214.43ms p(99.9)=484.76ms
     http_reqs......................: 18967   310.488144/s
     iteration_duration.............: avg=159.07ms min=49.68ms med=147.21ms max=748.96ms p(90)=176.59ms p(95)=216.37ms p(99.9)=557.82ms
     iterations.....................: 18867   308.851153/s
     success_rate...................: 100.00% ✓ 18867      ✗ 0    
     vus............................: 50      min=0        max=50 
     vus_max........................: 50      min=50       max=50 

Performance Overview

Performance Overview

HTTP Overview

HTTP Overview
Summary for: `hive-gateway-bun`

K6 Output

     ✓ response code was 200
     ✓ no graphql errors
     ✓ valid response structure

     checks.........................: 100.00% ✓ 52812      ✗ 0    
     data_received..................: 1.6 GB  26 MB/s
     data_sent......................: 21 MB   338 kB/s
     http_req_blocked...............: avg=20.09µs  min=1.19µs  med=2.91µs   max=11.64ms  p(90)=4.65µs   p(95)=5.76µs   p(99.9)=7.32ms  
     http_req_connecting............: avg=16.17µs  min=0s      med=0s       max=11.6ms   p(90)=0s       p(95)=0s       p(99.9)=7.3ms   
     http_req_duration..............: avg=169.23ms min=7.03ms  med=158.13ms max=687.73ms p(90)=192.02ms p(95)=336.05ms p(99.9)=512.78ms
       { expected_response:true }...: avg=169.23ms min=7.03ms  med=158.13ms max=687.73ms p(90)=192.02ms p(95)=336.05ms p(99.9)=512.78ms
     http_req_failed................: 0.00%   ✓ 0          ✗ 17704
     http_req_receiving.............: avg=110.5µs  min=25.39µs med=49.15µs  max=215.78ms p(90)=109.28µs p(95)=218.34µs p(99.9)=4.21ms  
     http_req_sending...............: avg=98.39µs  min=5.63µs  med=11.38µs  max=308.98ms p(90)=32.9µs   p(95)=127.86µs p(99.9)=5.54ms  
     http_req_tls_handshaking.......: avg=0s       min=0s      med=0s       max=0s       p(90)=0s       p(95)=0s       p(99.9)=0s      
     http_req_waiting...............: avg=169.02ms min=6.98ms  med=157.97ms max=686.95ms p(90)=191.72ms p(95)=335.52ms p(99.9)=511.46ms
     http_reqs......................: 17704   290.340596/s
     iteration_duration.............: avg=170.6ms  min=50.78ms med=158.57ms max=747.1ms  p(90)=192.47ms p(95)=337.28ms p(99.9)=579.15ms
     iterations.....................: 17604   288.700624/s
     success_rate...................: 100.00% ✓ 17604      ✗ 0    
     vus............................: 50      min=50       max=50 
     vus_max........................: 50      min=50       max=50 

Performance Overview

Performance Overview

HTTP Overview

HTTP Overview
Summary for: `apollo-gateway`

K6 Output

     ✓ response code was 200
     ✓ no graphql errors
     ✓ valid response structure

     checks.........................: 100.00% ✓ 21291      ✗ 0   
     data_received..................: 632 MB  10 MB/s
     data_sent......................: 8.4 MB  137 kB/s
     http_req_blocked...............: avg=48.7µs   min=1.4µs    med=3.05µs   max=12.55ms  p(90)=4.87µs   p(95)=5.58µs   p(99.9)=10.92ms 
     http_req_connecting............: avg=44.97µs  min=0s       med=0s       max=12.52ms  p(90)=0s       p(95)=0s       p(99.9)=10.89ms 
     http_req_duration..............: avg=417.74ms min=7.61ms   med=417.52ms max=808.37ms p(90)=472.78ms p(95)=491.56ms p(99.9)=640.79ms
       { expected_response:true }...: avg=417.74ms min=7.61ms   med=417.52ms max=808.37ms p(90)=472.78ms p(95)=491.56ms p(99.9)=640.79ms
     http_req_failed................: 0.00%   ✓ 0          ✗ 7197
     http_req_receiving.............: avg=65.64µs  min=30.63µs  med=53.91µs  max=1.02ms   p(90)=100.55µs p(95)=117.57µs p(99.9)=338.36µs
     http_req_sending...............: avg=85.81µs  min=6.27µs   med=12.35µs  max=145.65ms p(90)=20.61µs  p(95)=23.97µs  p(99.9)=4.94ms  
     http_req_tls_handshaking.......: avg=0s       min=0s       med=0s       max=0s       p(90)=0s       p(95)=0s       p(99.9)=0s      
     http_req_waiting...............: avg=417.59ms min=7.55ms   med=417.46ms max=808.09ms p(90)=472.69ms p(95)=491.42ms p(99.9)=639.78ms
     http_reqs......................: 7197    117.683418/s
     iteration_duration.............: avg=423.91ms min=247.83ms med=418.19ms max=818.08ms p(90)=473.59ms p(95)=492.43ms p(99.9)=669.61ms
     iterations.....................: 7097    116.048244/s
     success_rate...................: 100.00% ✓ 7097       ✗ 0   
     vus............................: 34      min=34       max=50
     vus_max........................: 50      min=50       max=50

Performance Overview

Performance Overview

HTTP Overview

HTTP Overview

Copy link

Overview for: ramping-vus

This scenario runs 4 subgraphs and a GraphQL gateway with Federation spec, and runs a heavy query. We are running a heavy load of concurrent VUs to measure response time and other stats, during stress. It measure things like memory usage, CPU usage, response times. It also includes a summary of the entire execution, and metrics information about HTTP execution times.

This scenario was running 500 VUs over 60s

Comparison

Comparison

Gateway RPS ⬇️ Requests Duration Notes
hive-router 1996 123903 total, 0 failed avg: 112ms, p95: 279ms
grafbase 1553 98337 total, 0 failed avg: 141ms, p95: 329ms
cosmo 697 44488 total, 0 failed avg: 316ms, p95: 703ms
apollo-router 376 25433 total, 0 failed avg: 554ms, p95: 1204ms ❌ 21 unexpected GraphQL errors, non-compatible response structure (1)
hive-gateway 268 18653 total, 0 failed avg: 752ms, p95: 1608ms
hive-gateway-bun 241 17069 total, 0 failed avg: 819ms, p95: 1690ms
apollo-gateway 157 10764 total, 0 failed avg: 1212ms, p95: 2574ms
Summary for: `hive-router`

K6 Output

     ✓ response code was 200
     ✓ no graphql errors
     ✓ valid response structure

     checks.........................: 100.00% ✓ 368709      ✗ 0     
     data_received..................: 11 GB   175 MB/s
     data_sent......................: 144 MB  2.3 MB/s
     http_req_blocked...............: avg=382.01µs min=859ns   med=2.42µs   max=308.06ms p(90)=3.97µs   p(95)=4.67µs   p(99.9)=147.74ms
     http_req_connecting............: avg=378.11µs min=0s      med=0s       max=308ms    p(90)=0s       p(95)=0s       p(99.9)=147.48ms
     http_req_duration..............: avg=112.43ms min=1.38ms  med=99.75ms  max=413.2ms  p(90)=232.6ms  p(95)=278.85ms p(99.9)=361ms   
       { expected_response:true }...: avg=112.43ms min=1.38ms  med=99.75ms  max=413.2ms  p(90)=232.6ms  p(95)=278.85ms p(99.9)=361ms   
     http_req_failed................: 0.00%   ✓ 0           ✗ 123903
     http_req_receiving.............: avg=467.38µs min=21.48µs med=42.02µs  max=141.09ms p(90)=130.41µs p(95)=385.53µs p(99.9)=69.83ms 
     http_req_sending...............: avg=362.91µs min=4.16µs  med=8.89µs   max=140.51ms p(90)=20.34µs  p(95)=125.22µs p(99.9)=63.02ms 
     http_req_tls_handshaking.......: avg=0s       min=0s      med=0s       max=0s       p(90)=0s       p(95)=0s       p(99.9)=0s      
     http_req_waiting...............: avg=111.6ms  min=1.33ms  med=98.96ms  max=375.34ms p(90)=230.85ms p(95)=276.94ms p(99.9)=358.51ms
     http_reqs......................: 123903  1996.144043/s
     iteration_duration.............: avg=113.98ms min=1.52ms  med=101.09ms max=692.53ms p(90)=234.56ms p(95)=280.91ms p(99.9)=374.78ms
     iterations.....................: 122903  1980.033505/s
     success_rate...................: 100.00% ✓ 122903      ✗ 0     
     vus............................: 60      min=0         max=497 
     vus_max........................: 500     min=500       max=500 

Performance Overview

Performance Overview

HTTP Overview

HTTP Overview
Summary for: `grafbase`

K6 Output

     ✓ response code was 200
     ✓ no graphql errors
     ✓ valid response structure

     checks.........................: 100.00% ✓ 292011      ✗ 0    
     data_received..................: 8.6 GB  137 MB/s
     data_sent......................: 114 MB  1.8 MB/s
     http_req_blocked...............: avg=688.35µs min=1.22µs  med=2.96µs   max=393.23ms p(90)=4.21µs   p(95)=4.95µs   p(99.9)=220.44ms
     http_req_connecting............: avg=683.56µs min=0s      med=0s       max=393.17ms p(90)=0s       p(95)=0s       p(99.9)=219.72ms
     http_req_duration..............: avg=141.49ms min=2.56ms  med=130.93ms max=534.64ms p(90)=281.07ms p(95)=329ms    p(99.9)=426.16ms
       { expected_response:true }...: avg=141.49ms min=2.56ms  med=130.93ms max=534.64ms p(90)=281.07ms p(95)=329ms    p(99.9)=426.16ms
     http_req_failed................: 0.00%   ✓ 0           ✗ 98337
     http_req_receiving.............: avg=664.85µs min=23.65µs med=47.49µs  max=231.81ms p(90)=102.59µs p(95)=426.19µs p(99.9)=88.35ms 
     http_req_sending...............: avg=578.66µs min=5.09µs  med=11.72µs  max=148.96ms p(90)=30.29µs  p(95)=137.39µs p(99.9)=82.78ms 
     http_req_tls_handshaking.......: avg=0s       min=0s      med=0s       max=0s       p(90)=0s       p(95)=0s       p(99.9)=0s      
     http_req_waiting...............: avg=140.24ms min=2.52ms  med=129.81ms max=436.18ms p(90)=278.75ms p(95)=326.53ms p(99.9)=422.64ms
     http_reqs......................: 98337   1553.001045/s
     iteration_duration.............: avg=144ms    min=3.11ms  med=133.03ms max=851.63ms p(90)=283.99ms p(95)=332.16ms p(99.9)=515.26ms
     iterations.....................: 97337   1537.208403/s
     success_rate...................: 100.00% ✓ 97337       ✗ 0    
     vus............................: 75      min=0         max=495
     vus_max........................: 500     min=500       max=500

Performance Overview

Performance Overview

HTTP Overview

HTTP Overview
Summary for: `cosmo`

K6 Output

     ✓ response code was 200
     ✓ no graphql errors
     ✓ valid response structure

     checks.........................: 100.00% ✓ 130464     ✗ 0    
     data_received..................: 3.9 GB  61 MB/s
     data_sent......................: 52 MB   812 kB/s
     http_req_blocked...............: avg=116.37µs min=1.24µs  med=2.72µs   max=173.94ms p(90)=4.17µs   p(95)=6.04µs   p(99.9)=33.26ms
     http_req_connecting............: avg=111.77µs min=0s      med=0s       max=173.86ms p(90)=0s       p(95)=0s       p(99.9)=33.15ms
     http_req_duration..............: avg=315.64ms min=2.86ms  med=300.4ms  max=1.28s    p(90)=624.85ms p(95)=703.33ms p(99.9)=1.01s  
       { expected_response:true }...: avg=315.64ms min=2.86ms  med=300.4ms  max=1.28s    p(90)=624.85ms p(95)=703.33ms p(99.9)=1.01s  
     http_req_failed................: 0.00%   ✓ 0          ✗ 44488
     http_req_receiving.............: avg=452.74µs min=27.57µs med=59.3µs   max=201.23ms p(90)=179.51µs p(95)=468.3µs  p(99.9)=67.04ms
     http_req_sending...............: avg=187.78µs min=5.6µs   med=11.14µs  max=136.07ms p(90)=30.82µs  p(95)=128.82µs p(99.9)=39.05ms
     http_req_tls_handshaking.......: avg=0s       min=0s      med=0s       max=0s       p(90)=0s       p(95)=0s       p(99.9)=0s     
     http_req_waiting...............: avg=315ms    min=2.77ms  med=299.68ms max=1.28s    p(90)=623.75ms p(95)=702.6ms  p(99.9)=1.01s  
     http_reqs......................: 44488   697.024623/s
     iteration_duration.............: avg=323.46ms min=3.17ms  med=310.07ms max=1.28s    p(90)=628.87ms p(95)=706.09ms p(99.9)=1.01s  
     iterations.....................: 43488   681.356923/s
     success_rate...................: 100.00% ✓ 43488      ✗ 0    
     vus............................: 53      min=0        max=499
     vus_max........................: 500     min=500      max=500

Performance Overview

Performance Overview

HTTP Overview

HTTP Overview
Summary for: `apollo-router`

K6 Output

     ✓ response code was 200
     ✗ no graphql errors
      ↳  99% — ✓ 24412 / ✗ 21
     ✗ valid response structure
      ↳  99% — ✓ 24431 / ✗ 1

     checks.........................: 99.96% ✓ 73276      ✗ 22   
     data_received..................: 2.2 GB 33 MB/s
     data_sent......................: 30 MB  438 kB/s
     http_req_blocked...............: avg=114.71µs min=1.38µs  med=3.11µs   max=202.44ms p(90)=5.57µs   p(95)=8.5µs    p(99.9)=28.38ms
     http_req_connecting............: avg=108.94µs min=0s      med=0s       max=202.33ms p(90)=0s       p(95)=0s       p(99.9)=28.3ms 
     http_req_duration..............: avg=554.37ms min=6.43ms  med=530.32ms max=1.73s    p(90)=1.07s    p(95)=1.2s     p(99.9)=1.57s  
       { expected_response:true }...: avg=554.37ms min=6.43ms  med=530.32ms max=1.73s    p(90)=1.07s    p(95)=1.2s     p(99.9)=1.57s  
     http_req_failed................: 0.00%  ✓ 0          ✗ 25433
     http_req_receiving.............: avg=145.35µs min=34.52µs med=59.57µs  max=120.6ms  p(90)=124.08µs p(95)=233µs    p(99.9)=14.25ms
     http_req_sending...............: avg=146.68µs min=6.43µs  med=12.27µs  max=148.68ms p(90)=33.74µs  p(95)=127.66µs p(99.9)=23.82ms
     http_req_tls_handshaking.......: avg=0s       min=0s      med=0s       max=0s       p(90)=0s       p(95)=0s       p(99.9)=0s     
     http_req_waiting...............: avg=554.08ms min=6.37ms  med=529.64ms max=1.73s    p(90)=1.07s    p(95)=1.2s     p(99.9)=1.57s  
     http_reqs......................: 25433  376.019395/s
     iteration_duration.............: avg=577.55ms min=7.07ms  med=555.18ms max=1.73s    p(90)=1.08s    p(95)=1.21s    p(99.9)=1.58s  
     iterations.....................: 24432  361.219905/s
     success_rate...................: 99.91% ✓ 24411      ✗ 21   
     vus............................: 93     min=0        max=500
     vus_max........................: 500    min=500      max=500

Performance Overview

Performance Overview

HTTP Overview

HTTP Overview
Summary for: `hive-gateway`

K6 Output

     ✓ response code was 200
     ✓ no graphql errors
     ✓ valid response structure

     checks.........................: 100.00% ✓ 52959      ✗ 0    
     data_received..................: 1.6 GB  24 MB/s
     data_sent......................: 22 MB   314 kB/s
     http_req_blocked...............: avg=142.52µs min=1.23µs  med=2.78µs   max=160.6ms  p(90)=4.83µs  p(95)=8.48µs   p(99.9)=38.45ms
     http_req_connecting............: avg=137.17µs min=0s      med=0s       max=160.53ms p(90)=0s      p(95)=0s       p(99.9)=38.4ms 
     http_req_duration..............: avg=751.65ms min=6.97ms  med=698.97ms max=4.43s    p(90)=1.46s   p(95)=1.6s     p(99.9)=3.97s  
       { expected_response:true }...: avg=751.65ms min=6.97ms  med=698.97ms max=4.43s    p(90)=1.46s   p(95)=1.6s     p(99.9)=3.97s  
     http_req_failed................: 0.00%   ✓ 0          ✗ 18653
     http_req_receiving.............: avg=208.23µs min=26.91µs med=45.14µs  max=135.34ms p(90)=93.91µs p(95)=168.63µs p(99.9)=33.97ms
     http_req_sending...............: avg=228.2µs  min=5.65µs  med=11.09µs  max=135.14ms p(90)=30.74µs p(95)=117.56µs p(99.9)=42.55ms
     http_req_tls_handshaking.......: avg=0s       min=0s      med=0s       max=0s       p(90)=0s      p(95)=0s       p(99.9)=0s     
     http_req_waiting...............: avg=751.22ms min=6.91ms  med=698.48ms max=4.43s    p(90)=1.46s   p(95)=1.6s     p(99.9)=3.97s  
     http_reqs......................: 18653   268.114118/s
     iteration_duration.............: avg=794.67ms min=8.03ms  med=754.24ms max=4.45s    p(90)=1.47s   p(95)=1.63s    p(99.9)=4.04s  
     iterations.....................: 17653   253.740338/s
     success_rate...................: 100.00% ✓ 17653      ✗ 0    
     vus............................: 93      min=0        max=500
     vus_max........................: 500     min=500      max=500

Performance Overview

Performance Overview

HTTP Overview

HTTP Overview
Summary for: `hive-gateway-bun`

K6 Output

     ✓ response code was 200
     ✓ no graphql errors
     ✓ valid response structure

     checks.........................: 100.00% ✓ 48207      ✗ 0    
     data_received..................: 1.5 GB  21 MB/s
     data_sent......................: 20 MB   283 kB/s
     http_req_blocked...............: avg=108.97µs min=1.42µs  med=3.19µs   max=91.5ms   p(90)=5.68µs   p(95)=10.17µs  p(99.9)=29.32ms
     http_req_connecting............: avg=102.1µs  min=0s      med=0s       max=91.41ms  p(90)=0s       p(95)=0s       p(99.9)=29.25ms
     http_req_duration..............: avg=819.38ms min=7.63ms  med=792.97ms max=5.61s    p(90)=1.58s    p(95)=1.68s    p(99.9)=4.62s  
       { expected_response:true }...: avg=819.38ms min=7.63ms  med=792.97ms max=5.61s    p(90)=1.58s    p(95)=1.68s    p(99.9)=4.62s  
     http_req_failed................: 0.00%   ✓ 0          ✗ 17069
     http_req_receiving.............: avg=195.79µs min=30.03µs med=49.67µs  max=119.87ms p(90)=109.58µs p(95)=308.81µs p(99.9)=28.62ms
     http_req_sending...............: avg=242.16µs min=6.87µs  med=11.92µs  max=146.74ms p(90)=36.98µs  p(95)=144.96µs p(99.9)=37.06ms
     http_req_tls_handshaking.......: avg=0s       min=0s      med=0s       max=0s       p(90)=0s       p(95)=0s       p(99.9)=0s     
     http_req_waiting...............: avg=818.94ms min=7.58ms  med=792.78ms max=5.61s    p(90)=1.58s    p(95)=1.68s    p(99.9)=4.62s  
     http_reqs......................: 17069   241.587605/s
     iteration_duration.............: avg=870.66ms min=8.73ms  med=837.3ms  max=5.62s    p(90)=1.6s     p(95)=1.7s     p(99.9)=4.67s  
     iterations.....................: 16069   227.434016/s
     success_rate...................: 100.00% ✓ 16069      ✗ 0    
     vus............................: 102     min=0        max=500
     vus_max........................: 500     min=500      max=500

Performance Overview

Performance Overview

HTTP Overview

HTTP Overview
Summary for: `apollo-gateway`

K6 Output

     ✓ response code was 200
     ✓ no graphql errors
     ✓ valid response structure

     checks.........................: 100.00% ✓ 29292      ✗ 0    
     data_received..................: 946 MB  14 MB/s
     data_sent......................: 13 MB   188 kB/s
     http_req_blocked...............: avg=34.03µs min=1.34µs med=3.11µs  max=23.58ms p(90)=4.95µs  p(95)=10.41µs  p(99.9)=8.26ms
     http_req_connecting............: avg=28.3µs  min=0s     med=0s      max=23.53ms p(90)=0s      p(95)=0s       p(99.9)=8.21ms
     http_req_duration..............: avg=1.21s   min=7.13ms med=1.2s    max=15.5s   p(90)=2.15s   p(95)=2.57s    p(99.9)=14.11s
       { expected_response:true }...: avg=1.21s   min=7.13ms med=1.2s    max=15.5s   p(90)=2.15s   p(95)=2.57s    p(99.9)=14.11s
     http_req_failed................: 0.00%   ✓ 0          ✗ 10764
     http_req_receiving.............: avg=70.34µs min=28.3µs med=51.52µs max=5.19ms  p(90)=95.51µs p(95)=117.83µs p(99.9)=1.18ms
     http_req_sending...............: avg=35.19µs min=5.98µs med=12.23µs max=13.21ms p(90)=29.33µs p(95)=43.67µs  p(99.9)=4.42ms
     http_req_tls_handshaking.......: avg=0s      min=0s     med=0s      max=0s      p(90)=0s      p(95)=0s       p(99.9)=0s    
     http_req_waiting...............: avg=1.21s   min=7.08ms med=1.2s    max=15.5s   p(90)=2.15s   p(95)=2.57s    p(99.9)=14.11s
     http_reqs......................: 10764   157.791459/s
     iteration_duration.............: avg=1.33s   min=7.79ms med=1.32s   max=15.51s  p(90)=2.2s    p(95)=2.66s    p(99.9)=14.4s 
     iterations.....................: 9764    143.132274/s
     success_rate...................: 100.00% ✓ 9764       ✗ 0    
     vus............................: 88      min=0        max=500
     vus_max........................: 500     min=500      max=500

Performance Overview

Performance Overview

HTTP Overview

HTTP Overview

Copy link

Overview for: constant-vus-subgraphs-delay-resources

This scenario runs 4 subgraphs and a GraphQL gateway with Federation spec, and runs a heavy query. It's being executed with a constant amount of VUs over a fixed amount of time. It measure things like memory usage, CPU usage, average RPS. It also includes a summary of the entire execution, and metrics information about HTTP execution times.

This scenario was running 50 VUs over 60s

Comparison

Comparison

Gateway RPS ⬇️ Requests Duration Notes
grafbase 173 14090 total, 0 failed avg: 215ms, p95: 226ms
hive-router 169 13685 total, 0 failed avg: 220ms, p95: 231ms
cosmo 168 13596 total, 0 failed avg: 222ms, p95: 242ms
hive-gateway 165 12638 total, 0 failed avg: 239ms, p95: 271ms
hive-gateway-bun 161 12340 total, 0 failed avg: 244ms, p95: 281ms
apollo-router 137 11182 total, 0 failed avg: 270ms, p95: 314ms
apollo-gateway 123 10047 total, 0 failed avg: 301ms, p95: 338ms
Summary for: `grafbase`

K6 Output

     ✓ response code was 200
     ✓ no graphql errors
     ✓ valid response structure

     checks.........................: 100.00% ✓ 41970      ✗ 0    
     data_received..................: 1.2 GB  15 MB/s
     data_sent......................: 16 MB   202 kB/s
     http_req_blocked...............: avg=18.67µs  min=1.17µs   med=1.87µs   max=9.9ms    p(90)=3.24µs   p(95)=4.64µs   p(99.9)=6.45ms  
     http_req_connecting............: avg=16.19µs  min=0s       med=0s       max=9.86ms   p(90)=0s       p(95)=0s       p(99.9)=6.42ms  
     http_req_duration..............: avg=214.67ms min=123.54ms med=213.89ms max=600.33ms p(90)=223.07ms p(95)=225.58ms p(99.9)=507.69ms
       { expected_response:true }...: avg=214.67ms min=123.54ms med=213.89ms max=600.33ms p(90)=223.07ms p(95)=225.58ms p(99.9)=507.69ms
     http_req_failed................: 0.00%   ✓ 0          ✗ 14090
     http_req_receiving.............: avg=81.97µs  min=25.26µs  med=44.5µs   max=14.74ms  p(90)=90.44µs  p(95)=251.4µs  p(99.9)=4.93ms  
     http_req_sending...............: avg=133.63µs min=5.49µs   med=8.3µs    max=379.15ms p(90)=25.9µs   p(95)=97.56µs  p(99.9)=8.5ms   
     http_req_tls_handshaking.......: avg=0s       min=0s       med=0s       max=0s       p(90)=0s       p(95)=0s       p(99.9)=0s      
     http_req_waiting...............: avg=214.46ms min=123.51ms med=213.76ms max=599.64ms p(90)=222.93ms p(95)=225.33ms p(99.9)=488.65ms
     http_reqs......................: 14090   173.944312/s
     iteration_duration.............: avg=214.97ms min=123.67ms med=214.13ms max=620.9ms  p(90)=223.28ms p(95)=225.76ms p(99.9)=519.49ms
     iterations.....................: 13990   172.709789/s
     success_rate...................: 100.00% ✓ 13990      ✗ 0    
     vus............................: 50      min=0        max=50 
     vus_max........................: 50      min=50       max=50 

Performance Overview

Performance Overview

HTTP Overview

HTTP Overview
Summary for: `hive-router`

K6 Output

     ✓ response code was 200
     ✓ no graphql errors
     ✓ valid response structure

     checks.........................: 100.00% ✓ 40755      ✗ 0    
     data_received..................: 1.2 GB  15 MB/s
     data_sent......................: 16 MB   197 kB/s
     http_req_blocked...............: avg=21.06µs  min=1.17µs   med=1.93µs   max=9.61ms   p(90)=3.04µs   p(95)=4.24µs   p(99.9)=7.23ms  
     http_req_connecting............: avg=18.02µs  min=0s       med=0s       max=9.57ms   p(90)=0s       p(95)=0s       p(99.9)=7.06ms  
     http_req_duration..............: avg=220.47ms min=115.74ms med=219.57ms max=596.89ms p(90)=227.99ms p(95)=230.61ms p(99.9)=497.76ms
       { expected_response:true }...: avg=220.47ms min=115.74ms med=219.57ms max=596.89ms p(90)=227.99ms p(95)=230.61ms p(99.9)=497.76ms
     http_req_failed................: 0.00%   ✓ 0          ✗ 13685
     http_req_receiving.............: avg=71.25µs  min=23.67µs  med=41.79µs  max=13.19ms  p(90)=86.37µs  p(95)=228.07µs p(99.9)=2.22ms  
     http_req_sending...............: avg=96.81µs  min=5.25µs   med=8.08µs   max=352.52ms p(90)=26.97µs  p(95)=93.99µs  p(99.9)=6.34ms  
     http_req_tls_handshaking.......: avg=0s       min=0s       med=0s       max=0s       p(90)=0s       p(95)=0s       p(99.9)=0s      
     http_req_waiting...............: avg=220.3ms  min=115.69ms med=219.48ms max=595.9ms  p(90)=227.84ms p(95)=230.45ms p(99.9)=487.98ms
     http_reqs......................: 13685   169.280136/s
     iteration_duration.............: avg=220.83ms min=115.9ms  med=219.82ms max=610.75ms p(90)=228.2ms  p(95)=230.78ms p(99.9)=524.85ms
     iterations.....................: 13585   168.043161/s
     success_rate...................: 100.00% ✓ 13585      ✗ 0    
     vus............................: 50      min=0        max=50 
     vus_max........................: 50      min=50       max=50 

Performance Overview

Performance Overview

HTTP Overview

HTTP Overview
Summary for: `cosmo`

K6 Output

     ✓ response code was 200
     ✓ no graphql errors
     ✓ valid response structure

     checks.........................: 100.00% ✓ 40488      ✗ 0    
     data_received..................: 1.2 GB  15 MB/s
     data_sent......................: 16 MB   195 kB/s
     http_req_blocked...............: avg=21.53µs  min=1.33µs   med=2.79µs   max=9.73ms   p(90)=3.98µs   p(95)=5.01µs   p(99.9)=7.17ms  
     http_req_connecting............: avg=17.99µs  min=0s       med=0s       max=9.69ms   p(90)=0s       p(95)=0s       p(99.9)=7.15ms  
     http_req_duration..............: avg=221.9ms  min=115.36ms med=220.81ms max=634.07ms p(90)=236.2ms  p(95)=241.76ms p(99.9)=516.68ms
       { expected_response:true }...: avg=221.9ms  min=115.36ms med=220.81ms max=634.07ms p(90)=236.2ms  p(95)=241.76ms p(99.9)=516.68ms
     http_req_failed................: 0.00%   ✓ 0          ✗ 13596
     http_req_receiving.............: avg=389.6µs  min=29.29µs  med=62.86µs  max=44.9ms   p(90)=362.02µs p(95)=863.29µs p(99.9)=23.45ms 
     http_req_sending...............: avg=106.51µs min=5.93µs   med=11.22µs  max=302.09ms p(90)=30.26µs  p(95)=125.74µs p(99.9)=3.17ms  
     http_req_tls_handshaking.......: avg=0s       min=0s       med=0s       max=0s       p(90)=0s       p(95)=0s       p(99.9)=0s      
     http_req_waiting...............: avg=221.4ms  min=114.91ms med=220.38ms max=632.85ms p(90)=235.73ms p(95)=241.3ms  p(99.9)=501.59ms
     http_reqs......................: 13596   168.014459/s
     iteration_duration.............: avg=222.35ms min=115.6ms  med=221.21ms max=648.75ms p(90)=236.59ms p(95)=242.09ms p(99.9)=543.34ms
     iterations.....................: 13496   166.778695/s
     success_rate...................: 100.00% ✓ 13496      ✗ 0    
     vus............................: 50      min=0        max=50 
     vus_max........................: 50      min=50       max=50 

Performance Overview

Performance Overview

HTTP Overview

HTTP Overview
Summary for: `hive-gateway`

K6 Output

     ✓ response code was 200
     ✓ no graphql errors
     ✓ valid response structure

     checks.........................: 100.00% ✓ 37614      ✗ 0    
     data_received..................: 1.1 GB  15 MB/s
     data_sent......................: 15 MB   193 kB/s
     http_req_blocked...............: avg=24.33µs  min=1.14µs   med=2.63µs   max=10.83ms  p(90)=4.23µs   p(95)=5.69µs   p(99.9)=8.13ms  
     http_req_connecting............: avg=20.8µs   min=0s       med=0s       max=10.79ms  p(90)=0s       p(95)=0s       p(99.9)=8.08ms  
     http_req_duration..............: avg=238.72ms min=136.43ms med=230.96ms max=782.18ms p(90)=254.92ms p(95)=270.9ms  p(99.9)=654.13ms
       { expected_response:true }...: avg=238.72ms min=136.43ms med=230.96ms max=782.18ms p(90)=254.92ms p(95)=270.9ms  p(99.9)=654.13ms
     http_req_failed................: 0.00%   ✓ 0          ✗ 12638
     http_req_receiving.............: avg=97.34µs  min=26.21µs  med=46.12µs  max=120.24ms p(90)=107.91µs p(95)=246.49µs p(99.9)=3.34ms  
     http_req_sending...............: avg=92.68µs  min=5.54µs   med=10.78µs  max=145.99ms p(90)=33.26µs  p(95)=129.14µs p(99.9)=4.5ms   
     http_req_tls_handshaking.......: avg=0s       min=0s       med=0s       max=0s       p(90)=0s       p(95)=0s       p(99.9)=0s      
     http_req_waiting...............: avg=238.53ms min=132.51ms med=230.85ms max=781.38ms p(90)=254.78ms p(95)=270.76ms p(99.9)=652.74ms
     http_reqs......................: 12638   165.489591/s
     iteration_duration.............: avg=239.74ms min=136.73ms med=231.36ms max=806.03ms p(90)=255.31ms p(95)=271.47ms p(99.9)=708.3ms 
     iterations.....................: 12538   164.180131/s
     success_rate...................: 100.00% ✓ 12538      ✗ 0    
     vus............................: 50      min=0        max=50 
     vus_max........................: 50      min=50       max=50 

Performance Overview

Performance Overview

HTTP Overview

HTTP Overview
Summary for: `hive-gateway-bun`

K6 Output

     ✓ response code was 200
     ✓ no graphql errors
     ✓ valid response structure

     checks.........................: 100.00% ✓ 36720      ✗ 0    
     data_received..................: 1.1 GB  14 MB/s
     data_sent......................: 14 MB   188 kB/s
     http_req_blocked...............: avg=27.12µs  min=1.19µs   med=2.63µs   max=11.36ms  p(90)=4.28µs   p(95)=5.69µs   p(99.9)=8.75ms  
     http_req_connecting............: avg=23.5µs   min=0s       med=0s       max=11.31ms  p(90)=0s       p(95)=0s       p(99.9)=8.72ms  
     http_req_duration..............: avg=244.35ms min=160.45ms med=235.51ms max=922.34ms p(90)=262.97ms p(95)=281.21ms p(99.9)=778.84ms
       { expected_response:true }...: avg=244.35ms min=160.45ms med=235.51ms max=922.34ms p(90)=262.97ms p(95)=281.21ms p(99.9)=778.84ms
     http_req_failed................: 0.00%   ✓ 0          ✗ 12340
     http_req_receiving.............: avg=85.76µs  min=26.17µs  med=45.05µs  max=10.44ms  p(90)=101.38µs p(95)=217.98µs p(99.9)=3.17ms  
     http_req_sending...............: avg=101.02µs min=5.49µs   med=10.87µs  max=288.65ms p(90)=32.68µs  p(95)=127.23µs p(99.9)=5.61ms  
     http_req_tls_handshaking.......: avg=0s       min=0s       med=0s       max=0s       p(90)=0s       p(95)=0s       p(99.9)=0s      
     http_req_waiting...............: avg=244.17ms min=158.96ms med=235.39ms max=921.55ms p(90)=262.79ms p(95)=280.99ms p(99.9)=777.45ms
     http_reqs......................: 12340   161.539327/s
     iteration_duration.............: avg=245.42ms min=165.46ms med=235.91ms max=948.81ms p(90)=263.37ms p(95)=282.76ms p(99.9)=820.45ms
     iterations.....................: 12240   160.230256/s
     success_rate...................: 100.00% ✓ 12240      ✗ 0    
     vus............................: 50      min=0        max=50 
     vus_max........................: 50      min=50       max=50 

Performance Overview

Performance Overview

HTTP Overview

HTTP Overview
Summary for: `apollo-router`

K6 Output

     ✓ response code was 200
     ✓ no graphql errors
     ✓ valid response structure

     checks.........................: 100.00% ✓ 33246      ✗ 0    
     data_received..................: 981 MB  12 MB/s
     data_sent......................: 13 MB   160 kB/s
     http_req_blocked...............: avg=22.56µs  min=1.39µs   med=2.88µs   max=7.65ms   p(90)=4.26µs   p(95)=5.29µs   p(99.9)=6.09ms  
     http_req_connecting............: avg=17.92µs  min=0s       med=0s       max=7.61ms   p(90)=0s       p(95)=0s       p(99.9)=6.08ms  
     http_req_duration..............: avg=269.86ms min=165.88ms med=269.35ms max=673.01ms p(90)=304.3ms  p(95)=313.54ms p(99.9)=586.74ms
       { expected_response:true }...: avg=269.86ms min=165.88ms med=269.35ms max=673.01ms p(90)=304.3ms  p(95)=313.54ms p(99.9)=586.74ms
     http_req_failed................: 0.00%   ✓ 0          ✗ 11182
     http_req_receiving.............: avg=118.1µs  min=30.99µs  med=52.62µs  max=11.81ms  p(90)=155.26µs p(95)=439.56µs p(99.9)=3.73ms  
     http_req_sending...............: avg=146.09µs min=5.76µs   med=11.35µs  max=254.84ms p(90)=73.03µs  p(95)=147.23µs p(99.9)=5.93ms  
     http_req_tls_handshaking.......: avg=0s       min=0s       med=0s       max=0s       p(90)=0s       p(95)=0s       p(99.9)=0s      
     http_req_waiting...............: avg=269.59ms min=165.82ms med=269.17ms max=671.59ms p(90)=304.1ms  p(95)=313.26ms p(99.9)=585.66ms
     http_reqs......................: 11182   137.617395/s
     iteration_duration.............: avg=270.83ms min=166.12ms med=270.04ms max=687.13ms p(90)=304.84ms p(95)=314.07ms p(99.9)=623.42ms
     iterations.....................: 11082   136.38669/s
     success_rate...................: 100.00% ✓ 11082      ✗ 0    
     vus............................: 50      min=0        max=50 
     vus_max........................: 50      min=50       max=50 

Performance Overview

Performance Overview

HTTP Overview

HTTP Overview
Summary for: `apollo-gateway`

K6 Output

     ✓ response code was 200
     ✓ no graphql errors
     ✓ valid response structure

     checks.........................: 100.00% ✓ 29841      ✗ 0    
     data_received..................: 882 MB  11 MB/s
     data_sent......................: 12 MB   143 kB/s
     http_req_blocked...............: avg=32.56µs  min=1.31µs   med=3.35µs   max=11.33ms  p(90)=5.19µs   p(95)=6.1µs    p(99.9)=9.08ms  
     http_req_connecting............: avg=27.93µs  min=0s       med=0s       max=11.3ms   p(90)=0s       p(95)=0s       p(99.9)=9.05ms  
     http_req_duration..............: avg=300.79ms min=211.33ms med=297.77ms max=866.02ms p(90)=325.99ms p(95)=338.25ms p(99.9)=748.3ms 
       { expected_response:true }...: avg=300.79ms min=211.33ms med=297.77ms max=866.02ms p(90)=325.99ms p(95)=338.25ms p(99.9)=748.3ms 
     http_req_failed................: 0.00%   ✓ 0          ✗ 10047
     http_req_receiving.............: avg=89.68µs  min=30.02µs  med=63.15µs  max=59.92ms  p(90)=111.17µs p(95)=138.24µs p(99.9)=2.43ms  
     http_req_sending...............: avg=97.87µs  min=6.12µs   med=13.1µs   max=331.92ms p(90)=22.66µs  p(95)=39.27µs  p(99.9)=3.79ms  
     http_req_tls_handshaking.......: avg=0s       min=0s       med=0s       max=0s       p(90)=0s       p(95)=0s       p(99.9)=0s      
     http_req_waiting...............: avg=300.61ms min=211.16ms med=297.63ms max=865ms    p(90)=325.85ms p(95)=338ms    p(99.9)=748.15ms
     http_reqs......................: 10047   123.184566/s
     iteration_duration.............: avg=302.17ms min=219.92ms med=298.37ms max=885.33ms p(90)=326.35ms p(95)=338.98ms p(99.9)=790.14ms
     iterations.....................: 9947    121.958483/s
     success_rate...................: 100.00% ✓ 9947       ✗ 0    
     vus............................: 50      min=0        max=50 
     vus_max........................: 50      min=50       max=50 

Performance Overview

Performance Overview

HTTP Overview

HTTP Overview

Copy link

Overview for: constant-vus-subgraphs-delay

This scenario runs 4 subgraphs and a GraphQL gateway with Federation spec, and runs a heavy query. It's being executed with a constant amount of VUs over a fixed amount of time. It measure things like memory usage, CPU usage, average RPS. It also includes a summary of the entire execution, and metrics information about HTTP execution times.

This scenario was running 50 VUs over 60s

Comparison

Comparison

Gateway RPS ⬇️ Requests Duration Notes
grafbase 171 13899 total, 0 failed avg: 217ms, p95: 230ms
hive-router 168 13640 total, 0 failed avg: 222ms, p95: 233ms
cosmo 157 12744 total, 0 failed avg: 237ms, p95: 263ms
hive-gateway 148 11326 total, 0 failed avg: 266ms, p95: 312ms
hive-gateway-bun 144 11090 total, 0 failed avg: 272ms, p95: 346ms
apollo-router 133 10868 total, 0 failed avg: 278ms, p95: 330ms
apollo-gateway 86 7069 total, 0 failed avg: 429ms, p95: 473ms
Summary for: `grafbase`

K6 Output

     ✓ response code was 200
     ✓ no graphql errors
     ✓ valid response structure

     checks.........................: 100.00% ✓ 41397      ✗ 0    
     data_received..................: 1.2 GB  15 MB/s
     data_sent......................: 16 MB   200 kB/s
     http_req_blocked...............: avg=20.69µs  min=1.18µs   med=2.04µs   max=9.81ms   p(90)=3.75µs   p(95)=5.38µs   p(99.9)=7.17ms  
     http_req_connecting............: avg=17.68µs  min=0s       med=0s       max=9.77ms   p(90)=0s       p(95)=0s       p(99.9)=7.15ms  
     http_req_duration..............: avg=217.35ms min=160.84ms med=216.33ms max=615.1ms  p(90)=226.9ms  p(95)=229.83ms p(99.9)=520.13ms
       { expected_response:true }...: avg=217.35ms min=160.84ms med=216.33ms max=615.1ms  p(90)=226.9ms  p(95)=229.83ms p(99.9)=520.13ms
     http_req_failed................: 0.00%   ✓ 0          ✗ 13899
     http_req_receiving.............: avg=89.14µs  min=25.41µs  med=48.28µs  max=20.45ms  p(90)=102.96µs p(95)=251.98µs p(99.9)=5.27ms  
     http_req_sending...............: avg=82.47µs  min=5.8µs    med=8.82µs   max=383.63ms p(90)=33.16µs  p(95)=100.53µs p(99.9)=8.03ms  
     http_req_tls_handshaking.......: avg=0s       min=0s       med=0s       max=0s       p(90)=0s       p(95)=0s       p(99.9)=0s      
     http_req_waiting...............: avg=217.18ms min=159.49ms med=216.22ms max=613.7ms  p(90)=226.71ms p(95)=229.66ms p(99.9)=502.79ms
     http_reqs......................: 13899   171.561508/s
     iteration_duration.............: avg=217.68ms min=161.02ms med=216.61ms max=647.9ms  p(90)=227.14ms p(95)=230.06ms p(99.9)=542.52ms
     iterations.....................: 13799   170.327164/s
     success_rate...................: 100.00% ✓ 13799      ✗ 0    
     vus............................: 50      min=0        max=50 
     vus_max........................: 50      min=50       max=50 

Performance Overview

Performance Overview

HTTP Overview

HTTP Overview
Summary for: `hive-router`

K6 Output

     ✓ response code was 200
     ✓ no graphql errors
     ✓ valid response structure

     checks.........................: 100.00% ✓ 40620      ✗ 0    
     data_received..................: 1.2 GB  15 MB/s
     data_sent......................: 16 MB   196 kB/s
     http_req_blocked...............: avg=18.66µs  min=1.21µs   med=2.16µs   max=8.75ms   p(90)=3.13µs   p(95)=4.02µs   p(99.9)=6.43ms  
     http_req_connecting............: avg=16.1µs   min=0s       med=0s       max=8.72ms   p(90)=0s       p(95)=0s       p(99.9)=6.41ms  
     http_req_duration..............: avg=221.53ms min=117.02ms med=220.53ms max=606.93ms p(90)=229.87ms p(95)=232.69ms p(99.9)=514.04ms
       { expected_response:true }...: avg=221.53ms min=117.02ms med=220.53ms max=606.93ms p(90)=229.87ms p(95)=232.69ms p(99.9)=514.04ms
     http_req_failed................: 0.00%   ✓ 0          ✗ 13640
     http_req_receiving.............: avg=70.7µs   min=23.83µs  med=42.04µs  max=11.8ms   p(90)=79.73µs  p(95)=216.46µs p(99.9)=2.39ms  
     http_req_sending...............: avg=145.67µs min=5.56µs   med=9.11µs   max=361.73ms p(90)=27.02µs  p(95)=95.73µs  p(99.9)=5.8ms   
     http_req_tls_handshaking.......: avg=0s       min=0s       med=0s       max=0s       p(90)=0s       p(95)=0s       p(99.9)=0s      
     http_req_waiting...............: avg=221.32ms min=116.97ms med=220.44ms max=606.25ms p(90)=229.76ms p(95)=232.49ms p(99.9)=500.4ms 
     http_reqs......................: 13640   168.710266/s
     iteration_duration.............: avg=221.88ms min=117.18ms med=220.78ms max=613.59ms p(90)=230.09ms p(95)=232.87ms p(99.9)=521.05ms
     iterations.....................: 13540   167.473387/s
     success_rate...................: 100.00% ✓ 13540      ✗ 0    
     vus............................: 50      min=0        max=50 
     vus_max........................: 50      min=50       max=50 

Performance Overview

Performance Overview

HTTP Overview

HTTP Overview
Summary for: `cosmo`

K6 Output

     ✓ response code was 200
     ✓ no graphql errors
     ✓ valid response structure

     checks.........................: 100.00% ✓ 37932      ✗ 0    
     data_received..................: 1.1 GB  14 MB/s
     data_sent......................: 15 MB   183 kB/s
     http_req_blocked...............: avg=23.01µs  min=1.27µs   med=2.58µs   max=10.19ms  p(90)=3.73µs   p(95)=4.85µs   p(99.9)=7.68ms  
     http_req_connecting............: avg=19.79µs  min=0s       med=0s       max=10.16ms  p(90)=0s       p(95)=0s       p(99.9)=7.66ms  
     http_req_duration..............: avg=237.42ms min=163.73ms med=236.85ms max=663.65ms p(90)=257.43ms p(95)=262.94ms p(99.9)=548.03ms
       { expected_response:true }...: avg=237.42ms min=163.73ms med=236.85ms max=663.65ms p(90)=257.43ms p(95)=262.94ms p(99.9)=548.03ms
     http_req_failed................: 0.00%   ✓ 0          ✗ 12744
     http_req_receiving.............: avg=346.76µs min=31.48µs  med=58.56µs  max=238.48ms p(90)=184.07µs p(95)=482.78µs p(99.9)=30.47ms 
     http_req_sending...............: avg=73.87µs  min=5.73µs   med=10.64µs  max=239.06ms p(90)=29.32µs  p(95)=126.94µs p(99.9)=4.52ms  
     http_req_tls_handshaking.......: avg=0s       min=0s       med=0s       max=0s       p(90)=0s       p(95)=0s       p(99.9)=0s      
     http_req_waiting...............: avg=237ms    min=163.57ms med=236.56ms max=648.94ms p(90)=256.86ms p(95)=262.28ms p(99.9)=546.95ms
     http_reqs......................: 12744   157.104228/s
     iteration_duration.............: avg=237.98ms min=164.06ms med=237.25ms max=670.28ms p(90)=257.79ms p(95)=263.22ms p(99.9)=566.51ms
     iterations.....................: 12644   155.871458/s
     success_rate...................: 100.00% ✓ 12644      ✗ 0    
     vus............................: 50      min=0        max=50 
     vus_max........................: 50      min=50       max=50 

Performance Overview

Performance Overview

HTTP Overview

HTTP Overview
Summary for: `hive-gateway`

K6 Output

     ✓ response code was 200
     ✓ no graphql errors
     ✓ valid response structure

     checks.........................: 100.00% ✓ 33678      ✗ 0    
     data_received..................: 995 MB  13 MB/s
     data_sent......................: 13 MB   172 kB/s
     http_req_blocked...............: avg=29.64µs  min=1.2µs    med=2.65µs   max=11.45ms  p(90)=4.18µs   p(95)=5.34µs   p(99.9)=9.08ms  
     http_req_connecting............: avg=26.18µs  min=0s       med=0s       max=11.42ms  p(90)=0s       p(95)=0s       p(99.9)=9.05ms  
     http_req_duration..............: avg=266.34ms min=130.76ms med=255.94ms max=991.79ms p(90)=274.2ms  p(95)=311.9ms  p(99.9)=984.6ms 
       { expected_response:true }...: avg=266.34ms min=130.76ms med=255.94ms max=991.79ms p(90)=274.2ms  p(95)=311.9ms  p(99.9)=984.6ms 
     http_req_failed................: 0.00%   ✓ 0          ✗ 11326
     http_req_receiving.............: avg=91.75µs  min=25.59µs  med=45.49µs  max=11.87ms  p(90)=108.65µs p(95)=366.09µs p(99.9)=3.21ms  
     http_req_sending...............: avg=160.48µs min=5.41µs   med=10.86µs  max=253.13ms p(90)=36.46µs  p(95)=157.96µs p(99.9)=10.22ms 
     http_req_tls_handshaking.......: avg=0s       min=0s       med=0s       max=0s       p(90)=0s       p(95)=0s       p(99.9)=0s      
     http_req_waiting...............: avg=266.08ms min=130.71ms med=255.79ms max=991.52ms p(90)=273.97ms p(95)=309.79ms p(99.9)=984.54ms
     http_reqs......................: 11326   148.103543/s
     iteration_duration.............: avg=267.67ms min=131.01ms med=256.29ms max=991.94ms p(90)=274.66ms p(95)=313.71ms p(99.9)=984.81ms
     iterations.....................: 11226   146.795901/s
     success_rate...................: 100.00% ✓ 11226      ✗ 0    
     vus............................: 50      min=0        max=50 
     vus_max........................: 50      min=50       max=50 

Performance Overview

Performance Overview

HTTP Overview

HTTP Overview
Summary for: `hive-gateway-bun`

K6 Output

     ✓ response code was 200
     ✓ no graphql errors
     ✓ valid response structure

     checks.........................: 100.00% ✓ 32970      ✗ 0    
     data_received..................: 974 MB  13 MB/s
     data_sent......................: 13 MB   169 kB/s
     http_req_blocked...............: avg=29.47µs  min=1.16µs   med=2.66µs   max=11.57ms  p(90)=4.21µs   p(95)=5.55µs   p(99.9)=9.24ms  
     http_req_connecting............: avg=25.97µs  min=0s       med=0s       max=11.54ms  p(90)=0s       p(95)=0s       p(99.9)=9.22ms  
     http_req_duration..............: avg=272.22ms min=151.47ms med=262.42ms max=764.78ms p(90)=300.26ms p(95)=346.08ms p(99.9)=657.9ms 
       { expected_response:true }...: avg=272.22ms min=151.47ms med=262.42ms max=764.78ms p(90)=300.26ms p(95)=346.08ms p(99.9)=657.9ms 
     http_req_failed................: 0.00%   ✓ 0          ✗ 11090
     http_req_receiving.............: avg=95.47µs  min=26.24µs  med=45.19µs  max=15.47ms  p(90)=102.45µs p(95)=353.56µs p(99.9)=5.36ms  
     http_req_sending...............: avg=117.56µs min=5.62µs   med=11.05µs  max=209.98ms p(90)=36.22µs  p(95)=145.73µs p(99.9)=8.9ms   
     http_req_tls_handshaking.......: avg=0s       min=0s       med=0s       max=0s       p(90)=0s       p(95)=0s       p(99.9)=0s      
     http_req_waiting...............: avg=272ms    min=151.41ms med=262.31ms max=764.04ms p(90)=299.77ms p(95)=345.78ms p(99.9)=656.85ms
     http_reqs......................: 11090   144.896441/s
     iteration_duration.............: avg=273.61ms min=151.71ms med=262.83ms max=791.11ms p(90)=300.81ms p(95)=346.85ms p(99.9)=713.97ms
     iterations.....................: 10990   143.58989/s
     success_rate...................: 100.00% ✓ 10990      ✗ 0    
     vus............................: 50      min=0        max=50 
     vus_max........................: 50      min=50       max=50 

Performance Overview

Performance Overview

HTTP Overview

HTTP Overview
Summary for: `apollo-router`

K6 Output

     ✓ response code was 200
     ✓ no graphql errors
     ✓ valid response structure

     checks.........................: 100.00% ✓ 32304      ✗ 0    
     data_received..................: 954 MB  12 MB/s
     data_sent......................: 13 MB   155 kB/s
     http_req_blocked...............: avg=25.43µs  min=1.82µs   med=2.79µs   max=9.73ms   p(90)=4.18µs   p(95)=4.94µs   p(99.9)=7.6ms   
     http_req_connecting............: avg=21.98µs  min=0s       med=0s       max=9.69ms   p(90)=0s       p(95)=0s       p(99.9)=7.58ms  
     http_req_duration..............: avg=278.24ms min=145.12ms med=272.46ms max=737.18ms p(90)=317.62ms p(95)=329.61ms p(99.9)=628.54ms
       { expected_response:true }...: avg=278.24ms min=145.12ms med=272.46ms max=737.18ms p(90)=317.62ms p(95)=329.61ms p(99.9)=628.54ms
     http_req_failed................: 0.00%   ✓ 0          ✗ 10868
     http_req_receiving.............: avg=100.59µs min=37.64µs  med=53.4µs   max=155.46ms p(90)=102.61µs p(95)=213.2µs  p(99.9)=1.46ms  
     http_req_sending...............: avg=103.6µs  min=7.52µs   med=11.24µs  max=230.63ms p(90)=22.32µs  p(95)=133.42µs p(99.9)=4.27ms  
     http_req_tls_handshaking.......: avg=0s       min=0s       med=0s       max=0s       p(90)=0s       p(95)=0s       p(99.9)=0s      
     http_req_waiting...............: avg=278.03ms min=145.06ms med=272.28ms max=713.09ms p(90)=317.34ms p(95)=329.36ms p(99.9)=621.96ms
     http_reqs......................: 10868   133.285851/s
     iteration_duration.............: avg=279.23ms min=145.36ms med=273.09ms max=750.61ms p(90)=318.11ms p(95)=330.16ms p(99.9)=647.5ms 
     iterations.....................: 10768   132.059444/s
     success_rate...................: 100.00% ✓ 10768      ✗ 0    
     vus............................: 50      min=0        max=50 
     vus_max........................: 50      min=50       max=50 

Performance Overview

Performance Overview

HTTP Overview

HTTP Overview
Summary for: `apollo-gateway`

K6 Output

     ✓ response code was 200
     ✓ no graphql errors
     ✓ valid response structure

     checks.........................: 100.00% ✓ 20907     ✗ 0   
     data_received..................: 621 MB  7.6 MB/s
     data_sent......................: 8.2 MB  101 kB/s
     http_req_blocked...............: avg=45.71µs  min=1.41µs   med=3.02µs   max=11.38ms  p(90)=4.64µs   p(95)=5.33µs   p(99.9)=10ms    
     http_req_connecting............: avg=42.11µs  min=0s       med=0s       max=11.34ms  p(90)=0s       p(95)=0s       p(99.9)=9.97ms  
     http_req_duration..............: avg=428.92ms min=211.48ms med=431.12ms max=971.71ms p(90)=460.03ms p(95)=472.89ms p(99.9)=863.7ms 
       { expected_response:true }...: avg=428.92ms min=211.48ms med=431.12ms max=971.71ms p(90)=460.03ms p(95)=472.89ms p(99.9)=863.7ms 
     http_req_failed................: 0.00%   ✓ 0         ✗ 7069
     http_req_receiving.............: avg=64.43µs  min=30.02µs  med=52.02µs  max=8.31ms   p(90)=93.18µs  p(95)=108.83µs p(99.9)=658.75µs
     http_req_sending...............: avg=132.84µs min=6.35µs   med=12.45µs  max=269.1ms  p(90)=19.75µs  p(95)=25.07µs  p(99.9)=4.48ms  
     http_req_tls_handshaking.......: avg=0s       min=0s       med=0s       max=0s       p(90)=0s       p(95)=0s       p(99.9)=0s      
     http_req_waiting...............: avg=428.72ms min=211.39ms med=431.05ms max=970.65ms p(90)=459.91ms p(95)=472.66ms p(99.9)=863.47ms
     http_reqs......................: 7069    86.489026/s
     iteration_duration.............: avg=432.58ms min=243.23ms med=431.65ms max=1s       p(90)=460.9ms  p(95)=473.34ms p(99.9)=945.06ms
     iterations.....................: 6969    85.265529/s
     success_rate...................: 100.00% ✓ 6969      ✗ 0   
     vus............................: 50      min=0       max=50
     vus_max........................: 50      min=50      max=50

Performance Overview

Performance Overview

HTTP Overview

HTTP Overview

@ardatan ardatan merged commit 2767be2 into main Sep 23, 2025
34 checks passed
@ardatan ardatan deleted the renovate/grafana-monorepo branch September 23, 2025 23:17
Sign up for free to join this conversation on GitHub. Already have an account? Sign in to comment

Labels

dependencies Pull requests that update a dependency file

Projects

None yet

Development

Successfully merging this pull request may close these issues.

1 participant