Skip to content

Conversation

renovate[bot]
Copy link
Contributor

@renovate renovate bot commented Oct 9, 2025

This PR contains the following updates:

Package Change Age Confidence
@apollo/gateway (source) 2.11.2 -> 2.11.3 age confidence

Release Notes

apollographql/federation (@​apollo/gateway)

v2.11.3

Compare Source

Patch Changes

Configuration

📅 Schedule: Branch creation - At any time (no schedule defined), Automerge - At any time (no schedule defined).

🚦 Automerge: Enabled.

Rebasing: Whenever PR becomes conflicted, or you tick the rebase/retry checkbox.

🔕 Ignore: Close this PR and you won't be reminded about this update again.


  • If you want to rebase/retry this PR, check this box

This PR was generated by Mend Renovate. View the repository job log.

@renovate renovate bot added the dependencies Pull requests that update a dependency file label Oct 9, 2025
Copy link

github-actions bot commented Oct 9, 2025

💻 Website Preview

The latest changes are available as preview in: https://4e10d13b.federation-gateway-benchmark.pages.dev

Copy link

github-actions bot commented Oct 9, 2025

Overview for: ramping-vus

This scenario runs 4 subgraphs and a GraphQL gateway with Federation spec, and runs a heavy query. We are running a heavy load of concurrent VUs to measure response time and other stats, during stress. It measure things like memory usage, CPU usage, response times. It also includes a summary of the entire execution, and metrics information about HTTP execution times.

This scenario was running 500 VUs over 60s

Comparison

Comparison

Gateway RPS ⬇️ Requests Duration Notes
hive-router 1807 112538 total, 0 failed avg: 124ms, p95: 301ms
grafbase 1527 97007 total, 0 failed avg: 143ms, p95: 337ms
cosmo 688 43872 total, 0 failed avg: 320ms, p95: 694ms
apollo-router 400 26716 total, 0 failed avg: 528ms, p95: 1197ms ❌ 30 unexpected GraphQL errors
hive-gateway-bun 269 18711 total, 0 failed avg: 749ms, p95: 1584ms
hive-gateway 264 18204 total, 0 failed avg: 770ms, p95: 1619ms
apollo-gateway 151 10471 total, 0 failed avg: 1240ms, p95: 2572ms
Summary for: `hive-router`

K6 Output

     ✓ response code was 200
     ✓ no graphql errors
     ✓ valid response structure

     checks.........................: 100.00% ✓ 334614      ✗ 0     
     data_received..................: 9.9 GB  159 MB/s
     data_sent......................: 131 MB  2.1 MB/s
     http_req_blocked...............: avg=534.33µs min=1.11µs  med=2.56µs   max=353.76ms p(90)=3.93µs   p(95)=4.58µs   p(99.9)=185.56ms
     http_req_connecting............: avg=531µs    min=0s      med=0s       max=353.73ms p(90)=0s       p(95)=0s       p(99.9)=185.45ms
     http_req_duration..............: avg=123.65ms min=1.68ms  med=111.99ms max=429.49ms p(90)=252.08ms p(95)=300.76ms p(99.9)=382.52ms
       { expected_response:true }...: avg=123.65ms min=1.68ms  med=111.99ms max=429.49ms p(90)=252.08ms p(95)=300.76ms p(99.9)=382.52ms
     http_req_failed................: 0.00%   ✓ 0           ✗ 112538
     http_req_receiving.............: avg=548.19µs min=23.16µs med=42.9µs   max=143.68ms p(90)=97.87µs  p(95)=404.93µs p(99.9)=75.27ms 
     http_req_sending...............: avg=456.19µs min=5.31µs  med=10.39µs  max=147.18ms p(90)=22.34µs  p(95)=130.19µs p(99.9)=74.69ms 
     http_req_tls_handshaking.......: avg=0s       min=0s      med=0s       max=0s       p(90)=0s       p(95)=0s       p(99.9)=0s      
     http_req_waiting...............: avg=122.65ms min=1.63ms  med=111.03ms max=401.15ms p(90)=249.99ms p(95)=298.71ms p(99.9)=379.73ms
     http_reqs......................: 112538  1807.035161/s
     iteration_duration.............: avg=125.61ms min=1.86ms  med=113.54ms max=783.43ms p(90)=254.74ms p(95)=302.99ms p(99.9)=436.02ms
     iterations.....................: 111538  1790.97805/s
     success_rate...................: 100.00% ✓ 111538      ✗ 0     
     vus............................: 73      min=0         max=495 
     vus_max........................: 500     min=500       max=500 

Performance Overview

Performance Overview

HTTP Overview

HTTP Overview
Summary for: `grafbase`

K6 Output

     ✓ response code was 200
     ✓ no graphql errors
     ✓ valid response structure

     checks.........................: 100.00% ✓ 288021      ✗ 0    
     data_received..................: 8.5 GB  134 MB/s
     data_sent......................: 113 MB  1.8 MB/s
     http_req_blocked...............: avg=710.03µs min=1.19µs  med=2.96µs   max=413.63ms p(90)=4.27µs   p(95)=5.22µs   p(99.9)=230.04ms
     http_req_connecting............: avg=705.22µs min=0s      med=0s       max=413.55ms p(90)=0s       p(95)=0s       p(99.9)=229.98ms
     http_req_duration..............: avg=143.39ms min=2.54ms  med=132.02ms max=470.87ms p(90)=285.53ms p(95)=337.15ms p(99.9)=420.99ms
       { expected_response:true }...: avg=143.39ms min=2.54ms  med=132.02ms max=470.87ms p(90)=285.53ms p(95)=337.15ms p(99.9)=420.99ms
     http_req_failed................: 0.00%   ✓ 0           ✗ 97007
     http_req_receiving.............: avg=646.7µs  min=23.91µs med=48.58µs  max=151.62ms p(90)=109.31µs p(95)=437.45µs p(99.9)=88.64ms 
     http_req_sending...............: avg=603.26µs min=5.32µs  med=11.87µs  max=144.44ms p(90)=30.71µs  p(95)=140.37µs p(99.9)=84ms    
     http_req_tls_handshaking.......: avg=0s       min=0s      med=0s       max=0s       p(90)=0s       p(95)=0s       p(99.9)=0s      
     http_req_waiting...............: avg=142.14ms min=2.49ms  med=130.91ms max=435.56ms p(90)=282.95ms p(95)=334.72ms p(99.9)=415.86ms
     http_reqs......................: 97007   1527.30851/s
     iteration_duration.............: avg=145.98ms min=2.73ms  med=134.02ms max=904.1ms  p(90)=288.71ms p(95)=340.47ms p(99.9)=526.89ms
     iterations.....................: 96007   1511.564197/s
     success_rate...................: 100.00% ✓ 96007       ✗ 0    
     vus............................: 84      min=0         max=498
     vus_max........................: 500     min=500       max=500

Performance Overview

Performance Overview

HTTP Overview

HTTP Overview
Summary for: `cosmo`

K6 Output

     ✓ response code was 200
     ✓ no graphql errors
     ✓ valid response structure

     checks.........................: 100.00% ✓ 128616     ✗ 0    
     data_received..................: 3.9 GB  60 MB/s
     data_sent......................: 51 MB   801 kB/s
     http_req_blocked...............: avg=97.71µs  min=1.17µs  med=2.98µs   max=112.52ms p(90)=4.55µs   p(95)=6.41µs   p(99.9)=32ms    
     http_req_connecting............: avg=92.74µs  min=0s      med=0s       max=112.37ms p(90)=0s       p(95)=0s       p(99.9)=31.95ms 
     http_req_duration..............: avg=320.24ms min=2.79ms  med=304.5ms  max=1.23s    p(90)=619.72ms p(95)=694.39ms p(99.9)=988.85ms
       { expected_response:true }...: avg=320.24ms min=2.79ms  med=304.5ms  max=1.23s    p(90)=619.72ms p(95)=694.39ms p(99.9)=988.85ms
     http_req_failed................: 0.00%   ✓ 0          ✗ 43872
     http_req_receiving.............: avg=951.46µs min=27.99µs med=60.53µs  max=284.21ms p(90)=172.68µs p(95)=511.19µs p(99.9)=147.78ms
     http_req_sending...............: avg=154.46µs min=5.87µs  med=11.35µs  max=93.11ms  p(90)=30.23µs  p(95)=130.27µs p(99.9)=29.11ms 
     http_req_tls_handshaking.......: avg=0s       min=0s      med=0s       max=0s       p(90)=0s       p(95)=0s       p(99.9)=0s      
     http_req_waiting...............: avg=319.14ms min=2.72ms  med=303.62ms max=1.23s    p(90)=617.35ms p(95)=692.6ms  p(99.9)=971.7ms 
     http_reqs......................: 43872   688.278951/s
     iteration_duration.............: avg=328.22ms min=3.1ms   med=313.31ms max=1.23s    p(90)=623.69ms p(95)=696.7ms  p(99.9)=989.31ms
     iterations.....................: 42872   672.590609/s
     success_rate...................: 100.00% ✓ 42872      ✗ 0    
     vus............................: 94      min=0        max=500
     vus_max........................: 500     min=500      max=500

Performance Overview

Performance Overview

HTTP Overview

HTTP Overview
Summary for: `apollo-router`

K6 Output

     ✓ response code was 200
     ✗ no graphql errors
      ↳  99% — ✓ 25686 / ✗ 30
     ✓ valid response structure

     checks.........................: 99.96% ✓ 77118      ✗ 30   
     data_received..................: 2.3 GB 35 MB/s
     data_sent......................: 31 MB  467 kB/s
     http_req_blocked...............: avg=62.02µs  min=1.32µs  med=3.01µs   max=112.87ms p(90)=4.32µs  p(95)=5.43µs   p(99.9)=19.8ms 
     http_req_connecting............: avg=57.3µs   min=0s      med=0s       max=112.74ms p(90)=0s      p(95)=0s       p(99.9)=19.76ms
     http_req_duration..............: avg=527.65ms min=5.82ms  med=486.25ms max=1.92s    p(90)=1.06s   p(95)=1.19s    p(99.9)=1.75s  
       { expected_response:true }...: avg=527.65ms min=5.82ms  med=486.25ms max=1.92s    p(90)=1.06s   p(95)=1.19s    p(99.9)=1.75s  
     http_req_failed................: 0.00%  ✓ 0          ✗ 26716
     http_req_receiving.............: avg=96.04µs  min=25.62µs med=50.25µs  max=67.76ms  p(90)=84.74µs p(95)=145.58µs p(99.9)=6.76ms 
     http_req_sending...............: avg=83.47µs  min=4.95µs  med=10.92µs  max=65.69ms  p(90)=19.58µs p(95)=95.9µs   p(99.9)=15.55ms
     http_req_tls_handshaking.......: avg=0s       min=0s      med=0s       max=0s       p(90)=0s      p(95)=0s       p(99.9)=0s     
     http_req_waiting...............: avg=527.47ms min=5.74ms  med=486.04ms max=1.92s    p(90)=1.06s   p(95)=1.19s    p(99.9)=1.75s  
     http_reqs......................: 26716  400.839856/s
     iteration_duration.............: avg=548.53ms min=6.21ms  med=513.7ms  max=1.92s    p(90)=1.07s   p(95)=1.2s     p(99.9)=1.75s  
     iterations.....................: 25716  385.836118/s
     success_rate...................: 99.88% ✓ 25686      ✗ 30   
     vus............................: 95     min=0        max=500
     vus_max........................: 500    min=500      max=500

Performance Overview

Performance Overview

HTTP Overview

HTTP Overview
Summary for: `hive-gateway-bun`

K6 Output

     ✓ response code was 200
     ✓ no graphql errors
     ✓ valid response structure

     checks.........................: 100.00% ✓ 53133      ✗ 0    
     data_received..................: 1.6 GB  24 MB/s
     data_sent......................: 22 MB   316 kB/s
     http_req_blocked...............: avg=125.24µs min=1.28µs  med=2.71µs   max=203.6ms  p(90)=4.4µs   p(95)=6.68µs   p(99.9)=39.34ms
     http_req_connecting............: avg=120.3µs  min=0s      med=0s       max=203.53ms p(90)=0s      p(95)=0s       p(99.9)=39.14ms
     http_req_duration..............: avg=749.15ms min=6.97ms  med=702.15ms max=5.01s    p(90)=1.46s   p(95)=1.58s    p(99.9)=3.69s  
       { expected_response:true }...: avg=749.15ms min=6.97ms  med=702.15ms max=5.01s    p(90)=1.46s   p(95)=1.58s    p(99.9)=3.69s  
     http_req_failed................: 0.00%   ✓ 0          ✗ 18711
     http_req_receiving.............: avg=154.21µs min=26.26µs med=43.3µs   max=191.31ms p(90)=86.92µs p(95)=138.67µs p(99.9)=22.69ms
     http_req_sending...............: avg=205.61µs min=5.65µs  med=10.86µs  max=191.12ms p(90)=27.48µs p(95)=68.4µs   p(99.9)=32.55ms
     http_req_tls_handshaking.......: avg=0s       min=0s      med=0s       max=0s       p(90)=0s      p(95)=0s       p(99.9)=0s     
     http_req_waiting...............: avg=748.79ms min=6.93ms  med=701.74ms max=5.01s    p(90)=1.46s   p(95)=1.58s    p(99.9)=3.69s  
     http_reqs......................: 18711   269.809346/s
     iteration_duration.............: avg=791.8ms  min=7.32ms  med=741.68ms max=5.02s    p(90)=1.47s   p(95)=1.58s    p(99.9)=3.73s  
     iterations.....................: 17711   255.389521/s
     success_rate...................: 100.00% ✓ 17711      ✗ 0    
     vus............................: 81      min=0        max=500
     vus_max........................: 500     min=500      max=500

Performance Overview

Performance Overview

HTTP Overview

HTTP Overview
Summary for: `hive-gateway`

K6 Output

     ✓ response code was 200
     ✓ no graphql errors
     ✓ valid response structure

     checks.........................: 100.00% ✓ 51612      ✗ 0    
     data_received..................: 1.6 GB  23 MB/s
     data_sent......................: 21 MB   310 kB/s
     http_req_blocked...............: avg=98.47µs  min=1.21µs  med=2.91µs   max=96.43ms  p(90)=5.07µs  p(95)=8.08µs   p(99.9)=24.15ms
     http_req_connecting............: avg=91.58µs  min=0s      med=0s       max=96.37ms  p(90)=0s      p(95)=0s       p(99.9)=24.1ms 
     http_req_duration..............: avg=769.57ms min=6.21ms  med=727.49ms max=5.04s    p(90)=1.52s   p(95)=1.61s    p(99.9)=4.02s  
       { expected_response:true }...: avg=769.57ms min=6.21ms  med=727.49ms max=5.04s    p(90)=1.52s   p(95)=1.61s    p(99.9)=4.02s  
     http_req_failed................: 0.00%   ✓ 0          ✗ 18204
     http_req_receiving.............: avg=155.42µs min=26.18µs med=45.91µs  max=68.61ms  p(90)=97.87µs p(95)=153.13µs p(99.9)=23.27ms
     http_req_sending...............: avg=180.55µs min=5.64µs  med=11.2µs   max=101.16ms p(90)=30.36µs p(95)=116.01µs p(99.9)=32.46ms
     http_req_tls_handshaking.......: avg=0s       min=0s      med=0s       max=0s       p(90)=0s      p(95)=0s       p(99.9)=0s     
     http_req_waiting...............: avg=769.23ms min=6.17ms  med=727.33ms max=5.04s    p(90)=1.52s   p(95)=1.61s    p(99.9)=4.01s  
     http_reqs......................: 18204   264.738662/s
     iteration_duration.............: avg=814.7ms  min=7.79ms  med=783.43ms max=5.07s    p(90)=1.54s   p(95)=1.63s    p(99.9)=4.07s  
     iterations.....................: 17204   250.195778/s
     success_rate...................: 100.00% ✓ 17204      ✗ 0    
     vus............................: 99      min=0        max=500
     vus_max........................: 500     min=500      max=500

Performance Overview

Performance Overview

HTTP Overview

HTTP Overview
Summary for: `apollo-gateway`

K6 Output

     ✓ response code was 200
     ✓ no graphql errors
     ✓ valid response structure

     checks.........................: 100.00% ✓ 28413      ✗ 0    
     data_received..................: 920 MB  13 MB/s
     data_sent......................: 13 MB   182 kB/s
     http_req_blocked...............: avg=25.88µs min=1.28µs  med=3.63µs  max=35.26ms p(90)=6.14µs   p(95)=12.36µs  p(99.9)=2.21ms
     http_req_connecting............: avg=18.91µs min=0s      med=0s      max=35.2ms  p(90)=0s       p(95)=0s       p(99.9)=1.79ms
     http_req_duration..............: avg=1.24s   min=7.61ms  med=1.22s   max=15.9s   p(90)=2.24s    p(95)=2.57s    p(99.9)=14.37s
       { expected_response:true }...: avg=1.24s   min=7.61ms  med=1.22s   max=15.9s   p(90)=2.24s    p(95)=2.57s    p(99.9)=14.37s
     http_req_failed................: 0.00%   ✓ 0          ✗ 10471
     http_req_receiving.............: avg=91.5µs  min=29.26µs med=70.88µs max=11.03ms p(90)=118.71µs p(95)=146.53µs p(99.9)=2.6ms 
     http_req_sending...............: avg=46.73µs min=6.32µs  med=14.84µs max=17.71ms p(90)=34.82µs  p(95)=53.87µs  p(99.9)=6.39ms
     http_req_tls_handshaking.......: avg=0s      min=0s      med=0s      max=0s      p(90)=0s       p(95)=0s       p(99.9)=0s    
     http_req_waiting...............: avg=1.24s   min=7.53ms  med=1.22s   max=15.9s   p(90)=2.24s    p(95)=2.57s    p(99.9)=14.37s
     http_reqs......................: 10471   151.948067/s
     iteration_duration.............: avg=1.37s   min=8.49ms  med=1.34s   max=15.91s  p(90)=2.28s    p(95)=2.62s    p(99.9)=14.43s
     iterations.....................: 9471    137.436743/s
     success_rate...................: 100.00% ✓ 9471       ✗ 0    
     vus............................: 68      min=0        max=500
     vus_max........................: 500     min=500      max=500

Performance Overview

Performance Overview

HTTP Overview

HTTP Overview

Copy link

github-actions bot commented Oct 9, 2025

Overview for: constant-vus-over-time

This scenario runs 4 subgraphs and a GraphQL gateway with Federation spec, and runs a heavy query. It's being executed with a constant amount of VUs over a fixed amount of time. It measure things like memory usage, CPU usage, average RPS. It also includes a summary of the entire execution, and metrics information about HTTP execution times.

This scenario was running 50 VUs over 60s

Comparison

Comparison

Gateway RPS ⬇️ Requests Duration Notes
hive-router 1732 104415 total, 0 failed avg: 28ms, p95: 52ms
grafbase 1620 97741 total, 0 failed avg: 30ms, p95: 53ms
cosmo 659 39859 total, 0 failed avg: 75ms, p95: 109ms
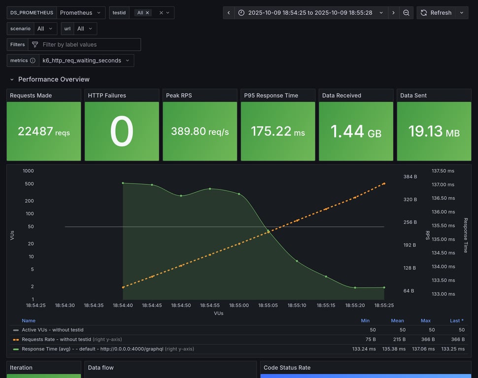
apollo-router 370 22487 total, 0 failed avg: 133ms, p95: 175ms
hive-gateway 301 18501 total, 0 failed avg: 162ms, p95: 209ms
hive-gateway-bun 288 17579 total, 0 failed avg: 170ms, p95: 349ms
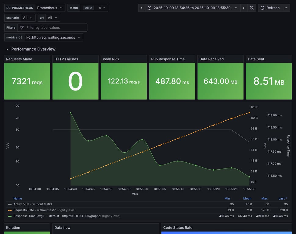
apollo-gateway 119 7321 total, 0 failed avg: 411ms, p95: 485ms
Summary for: `hive-router`

K6 Output

     ✓ response code was 200
     ✓ no graphql errors
     ✓ valid response structure

     checks.........................: 100.00% ✓ 312945      ✗ 0     
     data_received..................: 9.2 GB  152 MB/s
     data_sent......................: 121 MB  2.0 MB/s
     http_req_blocked...............: avg=5.36µs   min=1.18µs  med=2.66µs  max=9.12ms   p(90)=3.93µs   p(95)=4.69µs   p(99.9)=94.02µs
     http_req_connecting............: avg=2.2µs    min=0s      med=0s      max=9.08ms   p(90)=0s       p(95)=0s       p(99.9)=0s     
     http_req_duration..............: avg=28.48ms  min=1.93ms  med=25.58ms max=450ms    p(90)=45.09ms  p(95)=51.56ms  p(99.9)=84.84ms
       { expected_response:true }...: avg=28.48ms  min=1.93ms  med=25.58ms max=450ms    p(90)=45.09ms  p(95)=51.56ms  p(99.9)=84.84ms
     http_req_failed................: 0.00%   ✓ 0           ✗ 104415
     http_req_receiving.............: avg=130.61µs min=25.12µs med=45.38µs max=56.99ms  p(90)=121.63µs p(95)=369.31µs p(99.9)=14.56ms
     http_req_sending...............: avg=107.16µs min=5.28µs  med=10.45µs max=392.98ms p(90)=31.61µs  p(95)=134.47µs p(99.9)=15.78ms
     http_req_tls_handshaking.......: avg=0s       min=0s      med=0s      max=0s       p(90)=0s       p(95)=0s       p(99.9)=0s     
     http_req_waiting...............: avg=28.24ms  min=1.89ms  med=25.4ms  max=431.35ms p(90)=44.64ms  p(95)=51.05ms  p(99.9)=83.08ms
     http_reqs......................: 104415  1732.371832/s
     iteration_duration.............: avg=28.75ms  min=4.32ms  med=25.83ms max=486.22ms p(90)=45.34ms  p(95)=51.8ms   p(99.9)=85.2ms 
     iterations.....................: 104315  1730.71271/s
     success_rate...................: 100.00% ✓ 104315      ✗ 0     
     vus............................: 50      min=50        max=50  
     vus_max........................: 50      min=50        max=50  

Performance Overview

Performance Overview

HTTP Overview

HTTP Overview
Summary for: `grafbase`

K6 Output

     ✓ response code was 200
     ✓ no graphql errors
     ✓ valid response structure

     checks.........................: 100.00% ✓ 292923      ✗ 0    
     data_received..................: 8.6 GB  142 MB/s
     data_sent......................: 114 MB  1.9 MB/s
     http_req_blocked...............: avg=5.87µs   min=1.18µs  med=2.94µs  max=9.08ms   p(90)=4.1µs    p(95)=4.78µs   p(99.9)=117.33µs
     http_req_connecting............: avg=2.35µs   min=0s      med=0s      max=9.05ms   p(90)=0s       p(95)=0s       p(99.9)=0s      
     http_req_duration..............: avg=30.41ms  min=2.57ms  med=27.19ms max=451.69ms p(90)=46.81ms  p(95)=53.4ms   p(99.9)=91.54ms 
       { expected_response:true }...: avg=30.41ms  min=2.57ms  med=27.19ms max=451.69ms p(90)=46.81ms  p(95)=53.4ms   p(99.9)=91.54ms 
     http_req_failed................: 0.00%   ✓ 0           ✗ 97741
     http_req_receiving.............: avg=147.84µs min=26.78µs med=46.89µs max=83.3ms   p(90)=139.19µs p(95)=390.08µs p(99.9)=17.43ms 
     http_req_sending...............: avg=123.81µs min=5.45µs  med=11.57µs max=401.61ms p(90)=36.92µs  p(95)=136.89µs p(99.9)=17.27ms 
     http_req_tls_handshaking.......: avg=0s       min=0s      med=0s      max=0s       p(90)=0s       p(95)=0s       p(99.9)=0s      
     http_req_waiting...............: avg=30.14ms  min=2.51ms  med=27ms    max=438.96ms p(90)=46.26ms  p(95)=52.85ms  p(99.9)=89.3ms  
     http_reqs......................: 97741   1620.436098/s
     iteration_duration.............: avg=30.71ms  min=5.72ms  med=27.47ms max=469.44ms p(90)=47.11ms  p(95)=53.69ms  p(99.9)=92.18ms 
     iterations.....................: 97641   1618.77821/s
     success_rate...................: 100.00% ✓ 97641       ✗ 0    
     vus............................: 50      min=50        max=50 
     vus_max........................: 50      min=50        max=50 

Performance Overview

Performance Overview

HTTP Overview

HTTP Overview
Summary for: `cosmo`

K6 Output

     ✓ response code was 200
     ✓ no graphql errors
     ✓ valid response structure

     checks.........................: 100.00% ✓ 119277     ✗ 0    
     data_received..................: 3.5 GB  58 MB/s
     data_sent......................: 46 MB   767 kB/s
     http_req_blocked...............: avg=9.44µs   min=1.47µs  med=2.94µs  max=9.23ms   p(90)=4.25µs   p(95)=5.1µs    p(99.9)=1.67ms  
     http_req_connecting............: avg=5.79µs   min=0s      med=0s      max=9.2ms    p(90)=0s       p(95)=0s       p(99.9)=1.65ms  
     http_req_duration..............: avg=74.98ms  min=2.87ms  med=73.93ms max=522.15ms p(90)=101.16ms p(95)=109.39ms p(99.9)=298.73ms
       { expected_response:true }...: avg=74.98ms  min=2.87ms  med=73.93ms max=522.15ms p(90)=101.16ms p(95)=109.39ms p(99.9)=298.73ms
     http_req_failed................: 0.00%   ✓ 0          ✗ 39859
     http_req_receiving.............: avg=188.25µs min=32.19µs med=74.32µs max=129.44ms p(90)=148.68µs p(95)=379.41µs p(99.9)=20.2ms  
     http_req_sending...............: avg=53.22µs  min=6.19µs  med=11.29µs max=124.93ms p(90)=28.76µs  p(95)=122.58µs p(99.9)=3.51ms  
     http_req_tls_handshaking.......: avg=0s       min=0s      med=0s      max=0s       p(90)=0s       p(95)=0s       p(99.9)=0s      
     http_req_waiting...............: avg=74.74ms  min=2.77ms  med=73.71ms max=510ms    p(90)=100.9ms  p(95)=109.09ms p(99.9)=297.58ms
     http_reqs......................: 39859   659.695751/s
     iteration_duration.............: avg=75.48ms  min=4.45ms  med=74.24ms max=543.54ms p(90)=101.47ms p(95)=109.71ms p(99.9)=312.1ms 
     iterations.....................: 39759   658.040678/s
     success_rate...................: 100.00% ✓ 39759      ✗ 0    
     vus............................: 50      min=50       max=50 
     vus_max........................: 50      min=50       max=50 

Performance Overview

Performance Overview

HTTP Overview

HTTP Overview
Summary for: `apollo-router`

K6 Output

     ✓ response code was 200
     ✓ no graphql errors
     ✓ valid response structure

     checks.........................: 100.00% ✓ 67161      ✗ 0    
     data_received..................: 2.0 GB  33 MB/s
     data_sent......................: 26 MB   430 kB/s
     http_req_blocked...............: avg=14.51µs  min=1.92µs  med=3.1µs    max=9.67ms   p(90)=4.45µs   p(95)=5.22µs   p(99.9)=5.31ms  
     http_req_connecting............: avg=10.79µs  min=0s      med=0s       max=9.63ms   p(90)=0s       p(95)=0s       p(99.9)=5.28ms  
     http_req_duration..............: avg=133.16ms min=6.14ms  med=132.2ms  max=608.66ms p(90)=163.66ms p(95)=174.86ms p(99.9)=439.65ms
       { expected_response:true }...: avg=133.16ms min=6.14ms  med=132.2ms  max=608.66ms p(90)=163.66ms p(95)=174.86ms p(99.9)=439.65ms
     http_req_failed................: 0.00%   ✓ 0          ✗ 22487
     http_req_receiving.............: avg=82.27µs  min=36.45µs med=54.04µs  max=113.89ms p(90)=100.78µs p(95)=130.57µs p(99.9)=1.5ms   
     http_req_sending...............: avg=66.71µs  min=7.98µs  med=12µs     max=335.89ms p(90)=20µs     p(95)=39.93µs  p(99.9)=2.19ms  
     http_req_tls_handshaking.......: avg=0s       min=0s      med=0s       max=0s       p(90)=0s       p(95)=0s       p(99.9)=0s      
     http_req_waiting...............: avg=133.02ms min=6.09ms  med=132.05ms max=606.59ms p(90)=163.5ms  p(95)=174.67ms p(99.9)=430.78ms
     http_reqs......................: 22487   370.046579/s
     iteration_duration.............: avg=134.08ms min=29.35ms med=132.6ms  max=642.96ms p(90)=164.02ms p(95)=175.19ms p(99.9)=466.96ms
     iterations.....................: 22387   368.400977/s
     success_rate...................: 100.00% ✓ 22387      ✗ 0    
     vus............................: 50      min=50       max=50 
     vus_max........................: 50      min=50       max=50 

Performance Overview

Performance Overview

HTTP Overview

HTTP Overview
Summary for: `hive-gateway`

K6 Output

     ✓ response code was 200
     ✓ no graphql errors
     ✓ valid response structure

     checks.........................: 100.00% ✓ 55203      ✗ 0    
     data_received..................: 1.6 GB  27 MB/s
     data_sent......................: 22 MB   351 kB/s
     http_req_blocked...............: avg=19.6µs   min=1.21µs  med=2.78µs   max=11.78ms  p(90)=4.58µs   p(95)=5.83µs   p(99.9)=7.2ms   
     http_req_connecting............: avg=15.63µs  min=0s      med=0s       max=11.74ms  p(90)=0s       p(95)=0s       p(99.9)=7.14ms  
     http_req_duration..............: avg=162.07ms min=6.73ms  med=149.5ms  max=1.08s    p(90)=180.71ms p(95)=208.97ms p(99.9)=987.13ms
       { expected_response:true }...: avg=162.07ms min=6.73ms  med=149.5ms  max=1.08s    p(90)=180.71ms p(95)=208.97ms p(99.9)=987.13ms
     http_req_failed................: 0.00%   ✓ 0          ✗ 18501
     http_req_receiving.............: avg=119.64µs min=26.97µs med=49.39µs  max=445.42ms p(90)=112.48µs p(95)=181.79µs p(99.9)=4.21ms  
     http_req_sending...............: avg=152.51µs min=5.8µs   med=11.39µs  max=470.65ms p(90)=32.26µs  p(95)=122.36µs p(99.9)=7.52ms  
     http_req_tls_handshaking.......: avg=0s       min=0s      med=0s       max=0s       p(90)=0s       p(95)=0s       p(99.9)=0s      
     http_req_waiting...............: avg=161.8ms  min=6.67ms  med=149.37ms max=1.08s    p(90)=180.45ms p(95)=208.65ms p(99.9)=987.02ms
     http_reqs......................: 18501   301.894293/s
     iteration_duration.............: avg=163.34ms min=50.8ms  med=149.94ms max=1.08s    p(90)=181.18ms p(95)=209.85ms p(99.9)=987.47ms
     iterations.....................: 18401   300.26252/s
     success_rate...................: 100.00% ✓ 18401      ✗ 0    
     vus............................: 50      min=0        max=50 
     vus_max........................: 50      min=50       max=50 

Performance Overview

Performance Overview

HTTP Overview

HTTP Overview
Summary for: `hive-gateway-bun`

K6 Output

     ✓ response code was 200
     ✓ no graphql errors
     ✓ valid response structure

     checks.........................: 100.00% ✓ 52437      ✗ 0    
     data_received..................: 1.5 GB  25 MB/s
     data_sent......................: 20 MB   335 kB/s
     http_req_blocked...............: avg=22.07µs  min=1.14µs  med=2.91µs   max=12.17ms  p(90)=4.76µs   p(95)=6.13µs   p(99.9)=7.86ms  
     http_req_connecting............: avg=17.91µs  min=0s      med=0s       max=12.13ms  p(90)=0s       p(95)=0s       p(99.9)=7.79ms  
     http_req_duration..............: avg=170.34ms min=7.2ms   med=158.48ms max=653.52ms p(90)=190.6ms  p(95)=349.13ms p(99.9)=479.12ms
       { expected_response:true }...: avg=170.34ms min=7.2ms   med=158.48ms max=653.52ms p(90)=190.6ms  p(95)=349.13ms p(99.9)=479.12ms
     http_req_failed................: 0.00%   ✓ 0          ✗ 17579
     http_req_receiving.............: avg=94.96µs  min=27.56µs med=51.72µs  max=18.5ms   p(90)=110.49µs p(95)=184.12µs p(99.9)=3.85ms  
     http_req_sending...............: avg=97.18µs  min=5.86µs  med=11.72µs  max=289.75ms p(90)=33.06µs  p(95)=129.06µs p(99.9)=6.15ms  
     http_req_tls_handshaking.......: avg=0s       min=0s      med=0s       max=0s       p(90)=0s       p(95)=0s       p(99.9)=0s      
     http_req_waiting...............: avg=170.15ms min=7.12ms  med=158.34ms max=652.79ms p(90)=190.41ms p(95)=348.69ms p(99.9)=478.69ms
     http_reqs......................: 17579   288.232818/s
     iteration_duration.............: avg=171.74ms min=58.37ms med=158.93ms max=729.14ms p(90)=191.02ms p(95)=351.7ms  p(99.9)=553.28ms
     iterations.....................: 17479   286.593175/s
     success_rate...................: 100.00% ✓ 17479      ✗ 0    
     vus............................: 11      min=11       max=50 
     vus_max........................: 50      min=50       max=50 

Performance Overview

Performance Overview

HTTP Overview

HTTP Overview
Summary for: `apollo-gateway`

K6 Output

     ✓ response code was 200
     ✓ no graphql errors
     ✓ valid response structure

     checks.........................: 100.00% ✓ 21663      ✗ 0   
     data_received..................: 643 MB  11 MB/s
     data_sent......................: 8.5 MB  139 kB/s
     http_req_blocked...............: avg=45.19µs  min=1.21µs   med=3.07µs   max=11.88ms  p(90)=4.72µs   p(95)=5.45µs   p(99.9)=10.23ms 
     http_req_connecting............: avg=41.51µs  min=0s       med=0s       max=11.84ms  p(90)=0s       p(95)=0s       p(99.9)=10.2ms  
     http_req_duration..............: avg=410.66ms min=7.34ms   med=410.64ms max=754.18ms p(90)=465.83ms p(95)=484.93ms p(99.9)=668.55ms
       { expected_response:true }...: avg=410.66ms min=7.34ms   med=410.64ms max=754.18ms p(90)=465.83ms p(95)=484.93ms p(99.9)=668.55ms
     http_req_failed................: 0.00%   ✓ 0          ✗ 7321
     http_req_receiving.............: avg=62.47µs  min=26.41µs  med=53.14µs  max=1.01ms   p(90)=94.1µs   p(95)=107.87µs p(99.9)=305.31µs
     http_req_sending...............: avg=91.04µs  min=5.81µs   med=12.32µs  max=228.12ms p(90)=18.92µs  p(95)=23.42µs  p(99.9)=5.81ms  
     http_req_tls_handshaking.......: avg=0s       min=0s       med=0s       max=0s       p(90)=0s       p(95)=0s       p(99.9)=0s      
     http_req_waiting...............: avg=410.51ms min=7.29ms   med=410.54ms max=754.03ms p(90)=465.69ms p(95)=484.77ms p(99.9)=668.22ms
     http_reqs......................: 7321    119.76655/s
     iteration_duration.............: avg=416.61ms min=124.42ms med=411.37ms max=762.81ms p(90)=466.42ms p(95)=485.46ms p(99.9)=684.8ms 
     iterations.....................: 7221    118.130618/s
     success_rate...................: 100.00% ✓ 7221       ✗ 0   
     vus............................: 35      min=35       max=50
     vus_max........................: 50      min=50       max=50

Performance Overview

Performance Overview

HTTP Overview

HTTP Overview

Copy link

github-actions bot commented Oct 9, 2025

Overview for: constant-vus-subgraphs-delay

This scenario runs 4 subgraphs and a GraphQL gateway with Federation spec, and runs a heavy query. It's being executed with a constant amount of VUs over a fixed amount of time. It measure things like memory usage, CPU usage, average RPS. It also includes a summary of the entire execution, and metrics information about HTTP execution times.

This scenario was running 50 VUs over 60s

Comparison

Comparison

Gateway RPS ⬇️ Requests Duration Notes
grafbase 173 14040 total, 0 failed avg: 215ms, p95: 226ms
cosmo 166 13508 total, 0 failed avg: 223ms, p95: 239ms
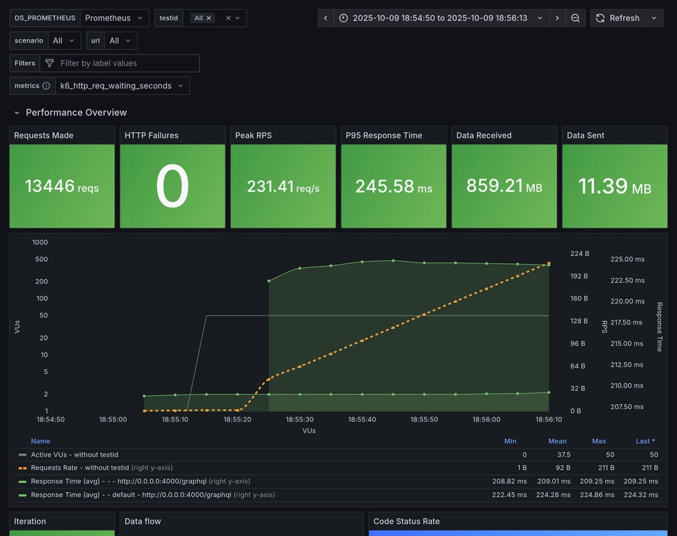
hive-router 165 13446 total, 0 failed avg: 225ms, p95: 237ms
hive-gateway 151 11562 total, 0 failed avg: 261ms, p95: 291ms
hive-gateway-bun 150 11493 total, 0 failed avg: 262ms, p95: 357ms
apollo-router 128 10451 total, 0 failed avg: 289ms, p95: 339ms
apollo-gateway 86 7050 total, 0 failed avg: 429ms, p95: 472ms
Summary for: `grafbase`

K6 Output

     ✓ response code was 200
     ✓ no graphql errors
     ✓ valid response structure

     checks.........................: 100.00% ✓ 41820      ✗ 0    
     data_received..................: 1.2 GB  15 MB/s
     data_sent......................: 16 MB   202 kB/s
     http_req_blocked...............: avg=18.31µs  min=1.25µs   med=1.88µs   max=8.74ms   p(90)=3.2µs    p(95)=4.2µs    p(99.9)=6.44ms  
     http_req_connecting............: avg=15.84µs  min=0s       med=0s       max=8.7ms    p(90)=0s       p(95)=0s       p(99.9)=6.42ms  
     http_req_duration..............: avg=215.27ms min=156.18ms med=214.5ms  max=599.6ms  p(90)=223.79ms p(95)=226.49ms p(99.9)=504.37ms
       { expected_response:true }...: avg=215.27ms min=156.18ms med=214.5ms  max=599.6ms  p(90)=223.79ms p(95)=226.49ms p(99.9)=504.37ms
     http_req_failed................: 0.00%   ✓ 0          ✗ 14040
     http_req_receiving.............: avg=84.95µs  min=25.52µs  med=43.36µs  max=15.16ms  p(90)=83.08µs  p(95)=242.13µs p(99.9)=7.06ms  
     http_req_sending...............: avg=138.46µs min=5.57µs   med=8.36µs   max=364.48ms p(90)=28.62µs  p(95)=95.65µs  p(99.9)=8.46ms  
     http_req_tls_handshaking.......: avg=0s       min=0s       med=0s       max=0s       p(90)=0s       p(95)=0s       p(99.9)=0s      
     http_req_waiting...............: avg=215.05ms min=156.14ms med=214.4ms  max=598.34ms p(90)=223.61ms p(95)=226.26ms p(99.9)=485.62ms
     http_reqs......................: 14040   173.491867/s
     iteration_duration.............: avg=215.56ms min=156.4ms  med=214.75ms max=614.19ms p(90)=223.99ms p(95)=226.69ms p(99.9)=521.28ms
     iterations.....................: 13940   172.25617/s
     success_rate...................: 100.00% ✓ 13940      ✗ 0    
     vus............................: 50      min=0        max=50 
     vus_max........................: 50      min=50       max=50 

Performance Overview

Performance Overview

HTTP Overview

HTTP Overview
Summary for: `cosmo`

K6 Output

     ✓ response code was 200
     ✓ no graphql errors
     ✓ valid response structure

     checks.........................: 100.00% ✓ 40224      ✗ 0    
     data_received..................: 1.2 GB  15 MB/s
     data_sent......................: 16 MB   194 kB/s
     http_req_blocked...............: avg=21.66µs  min=1.35µs   med=2.65µs   max=10.07ms  p(90)=3.89µs   p(95)=4.9µs    p(99.9)=7.36ms  
     http_req_connecting............: avg=18.33µs  min=0s       med=0s       max=10.03ms  p(90)=0s       p(95)=0s       p(99.9)=7.34ms  
     http_req_duration..............: avg=223.48ms min=162.21ms med=222.12ms max=650.1ms  p(90)=234.68ms p(95)=239.32ms p(99.9)=514.37ms
       { expected_response:true }...: avg=223.48ms min=162.21ms med=222.12ms max=650.1ms  p(90)=234.68ms p(95)=239.32ms p(99.9)=514.37ms
     http_req_failed................: 0.00%   ✓ 0          ✗ 13508
     http_req_receiving.............: avg=229.62µs min=30.85µs  med=59.84µs  max=284.16ms p(90)=184.82µs p(95)=485.08µs p(99.9)=16.3ms  
     http_req_sending...............: avg=86.68µs  min=6.47µs   med=11.02µs  max=290.57ms p(90)=30.99µs  p(95)=105.37µs p(99.9)=3.43ms  
     http_req_tls_handshaking.......: avg=0s       min=0s       med=0s       max=0s       p(90)=0s       p(95)=0s       p(99.9)=0s      
     http_req_waiting...............: avg=223.16ms min=162.1ms  med=221.87ms max=648.93ms p(90)=234.31ms p(95)=239.07ms p(99.9)=501.85ms
     http_reqs......................: 13508   166.831673/s
     iteration_duration.............: avg=223.94ms min=162.52ms med=222.46ms max=675.93ms p(90)=234.98ms p(95)=239.63ms p(99.9)=556.2ms 
     iterations.....................: 13408   165.596615/s
     success_rate...................: 100.00% ✓ 13408      ✗ 0    
     vus............................: 50      min=0        max=50 
     vus_max........................: 50      min=50       max=50 

Performance Overview

Performance Overview

HTTP Overview

HTTP Overview
Summary for: `hive-router`

K6 Output

     ✓ response code was 200
     ✓ no graphql errors
     ✓ valid response structure

     checks.........................: 100.00% ✓ 40038      ✗ 0    
     data_received..................: 1.2 GB  15 MB/s
     data_sent......................: 16 MB   193 kB/s
     http_req_blocked...............: avg=20.4µs   min=1.16µs   med=2.26µs   max=9.66ms   p(90)=3.44µs   p(95)=5.1µs    p(99.9)=7ms     
     http_req_connecting............: avg=17.64µs  min=0s       med=0s       max=9.62ms   p(90)=0s       p(95)=0s       p(99.9)=6.98ms  
     http_req_duration..............: avg=224.92ms min=161.01ms med=223.64ms max=635.68ms p(90)=234.26ms p(95)=237.36ms p(99.9)=532.56ms
       { expected_response:true }...: avg=224.92ms min=161.01ms med=223.64ms max=635.68ms p(90)=234.26ms p(95)=237.36ms p(99.9)=532.56ms
     http_req_failed................: 0.00%   ✓ 0          ✗ 13446
     http_req_receiving.............: avg=107.26µs min=27.65µs  med=49.01µs  max=209.67ms p(90)=105.2µs  p(95)=296.41µs p(99.9)=5.48ms  
     http_req_sending...............: avg=124.42µs min=5.76µs   med=9.87µs   max=355.85ms p(90)=30.84µs  p(95)=122.42µs p(99.9)=7.6ms   
     http_req_tls_handshaking.......: avg=0s       min=0s       med=0s       max=0s       p(90)=0s       p(95)=0s       p(99.9)=0s      
     http_req_waiting...............: avg=224.69ms min=160.93ms med=223.52ms max=624.95ms p(90)=234.13ms p(95)=237.15ms p(99.9)=511.79ms
     http_reqs......................: 13446   165.805189/s
     iteration_duration.............: avg=225.35ms min=161.22ms med=223.92ms max=676.85ms p(90)=234.5ms  p(95)=237.57ms p(99.9)=582.45ms
     iterations.....................: 13346   164.57207/s
     success_rate...................: 100.00% ✓ 13346      ✗ 0    
     vus............................: 50      min=0        max=50 
     vus_max........................: 50      min=50       max=50 

Performance Overview

Performance Overview

HTTP Overview

HTTP Overview
Summary for: `hive-gateway`

K6 Output

     ✓ response code was 200
     ✓ no graphql errors
     ✓ valid response structure

     checks.........................: 100.00% ✓ 34386      ✗ 0    
     data_received..................: 1.0 GB  13 MB/s
     data_sent......................: 13 MB   176 kB/s
     http_req_blocked...............: avg=28.53µs  min=1.14µs   med=2.59µs   max=11.29ms  p(90)=4.06µs   p(95)=5.43µs   p(99.9)=9.01ms  
     http_req_connecting............: avg=25.13µs  min=0s       med=0s       max=11.23ms  p(90)=0s       p(95)=0s       p(99.9)=8.99ms  
     http_req_duration..............: avg=261.38ms min=154.83ms med=253.04ms max=686.96ms p(90)=271.89ms p(95)=290.98ms p(99.9)=568.11ms
       { expected_response:true }...: avg=261.38ms min=154.83ms med=253.04ms max=686.96ms p(90)=271.89ms p(95)=290.98ms p(99.9)=568.11ms
     http_req_failed................: 0.00%   ✓ 0          ✗ 11562
     http_req_receiving.............: avg=92.36µs  min=25.64µs  med=44.48µs  max=16.4ms   p(90)=104.16µs p(95)=368.39µs p(99.9)=3.83ms  
     http_req_sending...............: avg=123.26µs min=5.22µs   med=10.83µs  max=190.4ms  p(90)=38.48µs  p(95)=149.57µs p(99.9)=6.98ms  
     http_req_tls_handshaking.......: avg=0s       min=0s       med=0s       max=0s       p(90)=0s       p(95)=0s       p(99.9)=0s      
     http_req_waiting...............: avg=261.17ms min=153.18ms med=252.91ms max=685.63ms p(90)=271.6ms  p(95)=290.27ms p(99.9)=568.06ms
     http_reqs......................: 11562   151.260056/s
     iteration_duration.............: avg=262.64ms min=155.12ms med=253.41ms max=713.01ms p(90)=272.3ms  p(95)=291.95ms p(99.9)=621.99ms
     iterations.....................: 11462   149.951804/s
     success_rate...................: 100.00% ✓ 11462      ✗ 0    
     vus............................: 50      min=0        max=50 
     vus_max........................: 50      min=50       max=50 

Performance Overview

Performance Overview

HTTP Overview

HTTP Overview
Summary for: `hive-gateway-bun`

K6 Output

     ✓ response code was 200
     ✓ no graphql errors
     ✓ valid response structure

     checks.........................: 100.00% ✓ 34179      ✗ 0    
     data_received..................: 1.0 GB  13 MB/s
     data_sent......................: 13 MB   175 kB/s
     http_req_blocked...............: avg=28.37µs  min=1.16µs   med=2.55µs   max=11.24ms  p(90)=4µs      p(95)=5.31µs   p(99.9)=8.82ms  
     http_req_connecting............: avg=25.09µs  min=0s       med=0s       max=11.21ms  p(90)=0s       p(95)=0s       p(99.9)=8.8ms   
     http_req_duration..............: avg=262.24ms min=147.32ms med=251.56ms max=694.15ms p(90)=273.23ms p(95)=356.98ms p(99.9)=603.6ms 
       { expected_response:true }...: avg=262.24ms min=147.32ms med=251.56ms max=694.15ms p(90)=273.23ms p(95)=356.98ms p(99.9)=603.6ms 
     http_req_failed................: 0.00%   ✓ 0          ✗ 11493
     http_req_receiving.............: avg=91.05µs  min=24.04µs  med=43.78µs  max=10.89ms  p(90)=104.1µs  p(95)=363.91µs p(99.9)=4.38ms  
     http_req_sending...............: avg=99.07µs  min=5.32µs   med=10.64µs  max=217.79ms p(90)=37.05µs  p(95)=141.79µs p(99.9)=8.62ms  
     http_req_tls_handshaking.......: avg=0s       min=0s       med=0s       max=0s       p(90)=0s       p(95)=0s       p(99.9)=0s      
     http_req_waiting...............: avg=262.05ms min=143.8ms  med=251.43ms max=693.47ms p(90)=273ms    p(95)=349.34ms p(99.9)=602.63ms
     http_reqs......................: 11493   150.606332/s
     iteration_duration.............: avg=263.51ms min=147.46ms med=251.91ms max=728.33ms p(90)=273.86ms p(95)=398.27ms p(99.9)=626.08ms
     iterations.....................: 11393   149.295915/s
     success_rate...................: 100.00% ✓ 11393      ✗ 0    
     vus............................: 50      min=0        max=50 
     vus_max........................: 50      min=50       max=50 

Performance Overview

Performance Overview

HTTP Overview

HTTP Overview
Summary for: `apollo-router`

K6 Output

     ✓ response code was 200
     ✓ no graphql errors
     ✓ valid response structure

     checks.........................: 100.00% ✓ 31053      ✗ 0    
     data_received..................: 917 MB  11 MB/s
     data_sent......................: 12 MB   149 kB/s
     http_req_blocked...............: avg=30.35µs  min=1.7µs    med=2.88µs   max=11.07ms  p(90)=4.21µs   p(95)=5.16µs   p(99.9)=8.58ms  
     http_req_connecting............: avg=26.46µs  min=0s       med=0s       max=11.01ms  p(90)=0s       p(95)=0s       p(99.9)=8.56ms  
     http_req_duration..............: avg=288.91ms min=157.96ms med=288.76ms max=708.13ms p(90)=328.19ms p(95)=338.76ms p(99.9)=621.2ms 
       { expected_response:true }...: avg=288.91ms min=157.96ms med=288.76ms max=708.13ms p(90)=328.19ms p(95)=338.76ms p(99.9)=621.2ms 
     http_req_failed................: 0.00%   ✓ 0          ✗ 10451
     http_req_receiving.............: avg=86.18µs  min=35.59µs  med=51.55µs  max=4.55ms   p(90)=102.17µs p(95)=228.27µs p(99.9)=1.67ms  
     http_req_sending...............: avg=114.89µs min=7.59µs   med=11.29µs  max=265.86ms p(90)=26.07µs  p(95)=140.85µs p(99.9)=3.55ms  
     http_req_tls_handshaking.......: avg=0s       min=0s       med=0s       max=0s       p(90)=0s       p(95)=0s       p(99.9)=0s      
     http_req_waiting...............: avg=288.71ms min=157.91ms med=288.63ms max=706.82ms p(90)=328.04ms p(95)=338.49ms p(99.9)=620.13ms
     http_reqs......................: 10451   128.404512/s
     iteration_duration.............: avg=290.04ms min=158.2ms  med=289.39ms max=742.34ms p(90)=328.64ms p(95)=339.2ms  p(99.9)=638.07ms
     iterations.....................: 10351   127.175879/s
     success_rate...................: 100.00% ✓ 10351      ✗ 0    
     vus............................: 50      min=0        max=50 
     vus_max........................: 50      min=50       max=50 

Performance Overview

Performance Overview

HTTP Overview

HTTP Overview
Summary for: `apollo-gateway`

K6 Output

     ✓ response code was 200
     ✓ no graphql errors
     ✓ valid response structure

     checks.........................: 100.00% ✓ 20850     ✗ 0   
     data_received..................: 619 MB  7.6 MB/s
     data_sent......................: 8.2 MB  101 kB/s
     http_req_blocked...............: avg=44.96µs  min=1.21µs   med=3.06µs   max=11.29ms  p(90)=4.65µs   p(95)=5.49µs   p(99.9)=9.78ms  
     http_req_connecting............: avg=40.22µs  min=0s       med=0s       max=11.26ms  p(90)=0s       p(95)=0s       p(99.9)=9.75ms  
     http_req_duration..............: avg=429.21ms min=210.73ms med=431.63ms max=942.3ms  p(90)=458.8ms  p(95)=472.31ms p(99.9)=850.1ms 
       { expected_response:true }...: avg=429.21ms min=210.73ms med=431.63ms max=942.3ms  p(90)=458.8ms  p(95)=472.31ms p(99.9)=850.1ms 
     http_req_failed................: 0.00%   ✓ 0         ✗ 7050
     http_req_receiving.............: avg=72.92µs  min=27.42µs  med=52.65µs  max=52.15ms  p(90)=97.18µs  p(95)=114.01µs p(99.9)=665.16µs
     http_req_sending...............: avg=111.76µs min=5.91µs   med=12.59µs  max=311.24ms p(90)=20.44µs  p(95)=27.51µs  p(99.9)=4.88ms  
     http_req_tls_handshaking.......: avg=0s       min=0s       med=0s       max=0s       p(90)=0s       p(95)=0s       p(99.9)=0s      
     http_req_waiting...............: avg=429.02ms min=210.62ms med=431.55ms max=941.5ms  p(90)=458.67ms p(95)=472.19ms p(99.9)=849.27ms
     http_reqs......................: 7050    86.433676/s
     iteration_duration.............: avg=432.82ms min=244.92ms med=432.06ms max=963.65ms p(90)=459.26ms p(95)=473.08ms p(99.9)=897.83ms
     iterations.....................: 6950    85.207666/s
     success_rate...................: 100.00% ✓ 6950      ✗ 0   
     vus............................: 50      min=0       max=50
     vus_max........................: 50      min=50      max=50

Performance Overview

Performance Overview

HTTP Overview

HTTP Overview

Copy link

github-actions bot commented Oct 9, 2025

Overview for: constant-vus-subgraphs-delay-resources

This scenario runs 4 subgraphs and a GraphQL gateway with Federation spec, and runs a heavy query. It's being executed with a constant amount of VUs over a fixed amount of time. It measure things like memory usage, CPU usage, average RPS. It also includes a summary of the entire execution, and metrics information about HTTP execution times.

This scenario was running 50 VUs over 60s

Comparison

Comparison

Gateway RPS ⬇️ Requests Duration Notes
grafbase 172 13987 total, 0 failed avg: 216ms, p95: 228ms
hive-router 169 13740 total, 0 failed avg: 220ms, p95: 230ms
cosmo 168 13684 total, 0 failed avg: 221ms, p95: 237ms
hive-gateway-bun 160 12331 total, 0 failed avg: 245ms, p95: 275ms
hive-gateway 157 12044 total, 0 failed avg: 250ms, p95: 303ms
apollo-router 138 11238 total, 0 failed avg: 269ms, p95: 313ms ❌ 1 unexpected GraphQL errors
apollo-gateway 127 10374 total, 0 failed avg: 291ms, p95: 326ms
Summary for: `grafbase`

K6 Output

     ✓ response code was 200
     ✓ no graphql errors
     ✓ valid response structure

     checks.........................: 100.00% ✓ 41661      ✗ 0    
     data_received..................: 1.2 GB  15 MB/s
     data_sent......................: 16 MB   201 kB/s
     http_req_blocked...............: avg=20.33µs  min=1.14µs   med=1.88µs   max=9.87ms   p(90)=3.35µs   p(95)=5.16µs   p(99.9)=7.16ms  
     http_req_connecting............: avg=17.64µs  min=0s       med=0s       max=9.83ms   p(90)=0s       p(95)=0s       p(99.9)=7.12ms  
     http_req_duration..............: avg=216.21ms min=117.21ms med=215.53ms max=607.88ms p(90)=225.07ms p(95)=227.56ms p(99.9)=503.81ms
       { expected_response:true }...: avg=216.21ms min=117.21ms med=215.53ms max=607.88ms p(90)=225.07ms p(95)=227.56ms p(99.9)=503.81ms
     http_req_failed................: 0.00%   ✓ 0          ✗ 13987
     http_req_receiving.............: avg=86.68µs  min=26.01µs  med=45.89µs  max=15.42ms  p(90)=99.84µs  p(95)=255.33µs p(99.9)=6.07ms  
     http_req_sending...............: avg=75.95µs  min=5.39µs   med=8.5µs    max=366.84ms p(90)=30.54µs  p(95)=99.26µs  p(99.9)=6.67ms  
     http_req_tls_handshaking.......: avg=0s       min=0s       med=0s       max=0s       p(90)=0s       p(95)=0s       p(99.9)=0s      
     http_req_waiting...............: avg=216.04ms min=117.13ms med=215.42ms max=606.13ms p(90)=224.88ms p(95)=227.42ms p(99.9)=496.07ms
     http_reqs......................: 13987   172.526232/s
     iteration_duration.............: avg=216.52ms min=117.42ms med=215.78ms max=636.95ms p(90)=225.27ms p(95)=227.78ms p(99.9)=530.96ms
     iterations.....................: 13887   171.292757/s
     success_rate...................: 100.00% ✓ 13887      ✗ 0    
     vus............................: 50      min=0        max=50 
     vus_max........................: 50      min=50       max=50 

Performance Overview

Performance Overview

HTTP Overview

HTTP Overview
Summary for: `hive-router`

K6 Output

     ✓ response code was 200
     ✓ no graphql errors
     ✓ valid response structure

     checks.........................: 100.00% ✓ 40920      ✗ 0    
     data_received..................: 1.2 GB  15 MB/s
     data_sent......................: 16 MB   198 kB/s
     http_req_blocked...............: avg=18.65µs  min=1.17µs   med=1.94µs   max=8.84ms   p(90)=3.02µs   p(95)=4.18µs   p(99.9)=6.51ms  
     http_req_connecting............: avg=16.25µs  min=0s       med=0s       max=8.81ms   p(90)=0s       p(95)=0s       p(99.9)=6.49ms  
     http_req_duration..............: avg=220ms    min=162.22ms med=219.02ms max=606.42ms p(90)=227.53ms p(95)=230.13ms p(99.9)=514.21ms
       { expected_response:true }...: avg=220ms    min=162.22ms med=219.02ms max=606.42ms p(90)=227.53ms p(95)=230.13ms p(99.9)=514.21ms
     http_req_failed................: 0.00%   ✓ 0          ✗ 13740
     http_req_receiving.............: avg=70.96µs  min=25.73µs  med=41.75µs  max=7.95ms   p(90)=82.67µs  p(95)=250.16µs p(99.9)=1.88ms  
     http_req_sending...............: avg=136.39µs min=5.28µs   med=8.09µs   max=378.06ms p(90)=26.68µs  p(95)=95.53µs  p(99.9)=6.17ms  
     http_req_tls_handshaking.......: avg=0s       min=0s       med=0s       max=0s       p(90)=0s       p(95)=0s       p(99.9)=0s      
     http_req_waiting...............: avg=219.79ms min=161.67ms med=218.93ms max=605.55ms p(90)=227.39ms p(95)=229.95ms p(99.9)=493.45ms
     http_reqs......................: 13740   169.824155/s
     iteration_duration.............: avg=220.35ms min=162.45ms med=219.26ms max=623.72ms p(90)=227.72ms p(95)=230.31ms p(99.9)=529.81ms
     iterations.....................: 13640   168.588172/s
     success_rate...................: 100.00% ✓ 13640      ✗ 0    
     vus............................: 50      min=0        max=50 
     vus_max........................: 50      min=50       max=50 

Performance Overview

Performance Overview

HTTP Overview

HTTP Overview
Summary for: `cosmo`

K6 Output

     ✓ response code was 200
     ✓ no graphql errors
     ✓ valid response structure

     checks.........................: 100.00% ✓ 40752      ✗ 0    
     data_received..................: 1.2 GB  15 MB/s
     data_sent......................: 16 MB   196 kB/s
     http_req_blocked...............: avg=19.97µs  min=1.34µs   med=2.71µs   max=9.4ms    p(90)=4.21µs   p(95)=5.21µs   p(99.9)=6.47ms  
     http_req_connecting............: avg=16.31µs  min=0s       med=0s       max=9.36ms   p(90)=0s       p(95)=0s       p(99.9)=6.45ms  
     http_req_duration..............: avg=220.82ms min=158.87ms med=219.62ms max=632.62ms p(90)=232.47ms p(95)=236.93ms p(99.9)=529.34ms
       { expected_response:true }...: avg=220.82ms min=158.87ms med=219.62ms max=632.62ms p(90)=232.47ms p(95)=236.93ms p(99.9)=529.34ms
     http_req_failed................: 0.00%   ✓ 0          ✗ 13684
     http_req_receiving.............: avg=326.87µs min=31.31µs  med=64.47µs  max=195.42ms p(90)=304.74µs p(95)=757.21µs p(99.9)=18.42ms 
     http_req_sending...............: avg=68.81µs  min=6.11µs   med=11.16µs  max=346.33ms p(90)=31.83µs  p(95)=121.62µs p(99.9)=3.68ms  
     http_req_tls_handshaking.......: avg=0s       min=0s       med=0s       max=0s       p(90)=0s       p(95)=0s       p(99.9)=0s      
     http_req_waiting...............: avg=220.43ms min=158.81ms med=219.28ms max=631.16ms p(90)=232.08ms p(95)=236.52ms p(99.9)=504.08ms
     http_reqs......................: 13684   168.708198/s
     iteration_duration.............: avg=221.25ms min=159.14ms med=219.97ms max=654.82ms p(90)=232.84ms p(95)=237.27ms p(99.9)=550.96ms
     iterations.....................: 13584   167.475311/s
     success_rate...................: 100.00% ✓ 13584      ✗ 0    
     vus............................: 27      min=0        max=50 
     vus_max........................: 50      min=50       max=50 

Performance Overview

Performance Overview

HTTP Overview

HTTP Overview
Summary for: `hive-gateway-bun`

K6 Output

     ✓ response code was 200
     ✓ no graphql errors
     ✓ valid response structure

     checks.........................: 100.00% ✓ 36693      ✗ 0    
     data_received..................: 1.1 GB  14 MB/s
     data_sent......................: 14 MB   187 kB/s
     http_req_blocked...............: avg=24.34µs  min=1.14µs   med=2.6µs    max=10.44ms  p(90)=4.23µs   p(95)=5.76µs   p(99.9)=8.13ms  
     http_req_connecting............: avg=20.81µs  min=0s       med=0s       max=10.4ms   p(90)=0s       p(95)=0s       p(99.9)=8.09ms  
     http_req_duration..............: avg=244.55ms min=153.27ms med=235.73ms max=842.13ms p(90)=260.33ms p(95)=275.22ms p(99.9)=758.43ms
       { expected_response:true }...: avg=244.55ms min=153.27ms med=235.73ms max=842.13ms p(90)=260.33ms p(95)=275.22ms p(99.9)=758.43ms
     http_req_failed................: 0.00%   ✓ 0          ✗ 12331
     http_req_receiving.............: avg=133.71µs min=25.67µs  med=45.6µs   max=198.71ms p(90)=101.31µs p(95)=168.35µs p(99.9)=3.97ms  
     http_req_sending...............: avg=109.27µs min=5.48µs   med=10.65µs  max=177.11ms p(90)=31.73µs  p(95)=119.78µs p(99.9)=4.35ms  
     http_req_tls_handshaking.......: avg=0s       min=0s       med=0s       max=0s       p(90)=0s       p(95)=0s       p(99.9)=0s      
     http_req_waiting...............: avg=244.3ms  min=153.22ms med=235.61ms max=841.15ms p(90)=260.25ms p(95)=275.15ms p(99.9)=758.36ms
     http_reqs......................: 12331   160.648672/s
     iteration_duration.............: avg=245.69ms min=153.55ms med=236.11ms max=876.86ms p(90)=260.71ms p(95)=275.65ms p(99.9)=791.25ms
     iterations.....................: 12231   159.345869/s
     success_rate...................: 100.00% ✓ 12231      ✗ 0    
     vus............................: 50      min=0        max=50 
     vus_max........................: 50      min=50       max=50 

Performance Overview

Performance Overview

HTTP Overview

HTTP Overview
Summary for: `hive-gateway`

K6 Output

     ✓ response code was 200
     ✓ no graphql errors
     ✓ valid response structure

     checks.........................: 100.00% ✓ 35832      ✗ 0    
     data_received..................: 1.1 GB  14 MB/s
     data_sent......................: 14 MB   183 kB/s
     http_req_blocked...............: avg=25.04µs  min=1.23µs   med=2.63µs   max=11.06ms  p(90)=4.1µs    p(95)=5.18µs   p(99.9)=7.92ms
     http_req_connecting............: avg=21.58µs  min=0s       med=0s       max=10.99ms  p(90)=0s       p(95)=0s       p(99.9)=7.89ms
     http_req_duration..............: avg=250.41ms min=159.59ms med=244.41ms max=1.11s    p(90)=281.75ms p(95)=302.57ms p(99.9)=1.11s 
       { expected_response:true }...: avg=250.41ms min=159.59ms med=244.41ms max=1.11s    p(90)=281.75ms p(95)=302.57ms p(99.9)=1.11s 
     http_req_failed................: 0.00%   ✓ 0          ✗ 12044
     http_req_receiving.............: avg=95.4µs   min=25.25µs  med=45.22µs  max=22.97ms  p(90)=104.47µs p(95)=280.12µs p(99.9)=5.62ms
     http_req_sending...............: avg=88.48µs  min=5.67µs   med=10.78µs  max=183.41ms p(90)=33.14µs  p(95)=132.26µs p(99.9)=5.2ms 
     http_req_tls_handshaking.......: avg=0s       min=0s       med=0s       max=0s       p(90)=0s       p(95)=0s       p(99.9)=0s    
     http_req_waiting...............: avg=250.23ms min=159.52ms med=244.3ms  max=1.11s    p(90)=281.5ms  p(95)=302.32ms p(99.9)=1.11s 
     http_reqs......................: 12044   157.541555/s
     iteration_duration.............: avg=251.59ms min=168.32ms med=245.02ms max=1.11s    p(90)=282.18ms p(95)=303.02ms p(99.9)=1.11s 
     iterations.....................: 11944   156.233505/s
     success_rate...................: 100.00% ✓ 11944      ✗ 0    
     vus............................: 50      min=0        max=50 
     vus_max........................: 50      min=50       max=50 

Performance Overview

Performance Overview

HTTP Overview

HTTP Overview
Summary for: `apollo-router`

K6 Output

     ✓ response code was 200
     ✗ no graphql errors
      ↳  99% — ✓ 11137 / ✗ 1
     ✓ valid response structure

     checks.........................: 99.99% ✓ 33413      ✗ 1    
     data_received..................: 986 MB 12 MB/s
     data_sent......................: 13 MB  161 kB/s
     http_req_blocked...............: avg=21.96µs  min=1.38µs   med=2.75µs   max=7.81ms   p(90)=3.98µs   p(95)=5.02µs   p(99.9)=6.18ms  
     http_req_connecting............: avg=17.74µs  min=0s       med=0s       max=7.78ms   p(90)=0s       p(95)=0s       p(99.9)=6.16ms  
     http_req_duration..............: avg=268.97ms min=164.92ms med=269.75ms max=678.24ms p(90)=303.41ms p(95)=313.05ms p(99.9)=600.19ms
       { expected_response:true }...: avg=268.97ms min=164.92ms med=269.75ms max=678.24ms p(90)=303.41ms p(95)=313.05ms p(99.9)=600.19ms
     http_req_failed................: 0.00%  ✓ 0          ✗ 11238
     http_req_receiving.............: avg=124.69µs min=31.21µs  med=50.47µs  max=90.45ms  p(90)=150.11µs p(95)=419.24µs p(99.9)=5.16ms  
     http_req_sending...............: avg=103.23µs min=5.96µs   med=11.1µs   max=207.9ms  p(90)=39.93µs  p(95)=143.01µs p(99.9)=4.69ms  
     http_req_tls_handshaking.......: avg=0s       min=0s       med=0s       max=0s       p(90)=0s       p(95)=0s       p(99.9)=0s      
     http_req_waiting...............: avg=268.74ms min=163.21ms med=269.59ms max=676.97ms p(90)=303.21ms p(95)=312.71ms p(99.9)=599.51ms
     http_reqs......................: 11238  138.00866/s
     iteration_duration.............: avg=269.94ms min=165.16ms med=270.35ms max=703.85ms p(90)=303.81ms p(95)=313.57ms p(99.9)=636.16ms
     iterations.....................: 11138  136.780606/s
     success_rate...................: 99.99% ✓ 11137      ✗ 1    
     vus............................: 50     min=0        max=50 
     vus_max........................: 50     min=50       max=50 

Performance Overview

Performance Overview

HTTP Overview

HTTP Overview
Summary for: `apollo-gateway`

K6 Output

     ✓ response code was 200
     ✓ no graphql errors
     ✓ valid response structure

     checks.........................: 100.00% ✓ 30822      ✗ 0    
     data_received..................: 911 MB  11 MB/s
     data_sent......................: 12 MB   148 kB/s
     http_req_blocked...............: avg=26.43µs  min=1.18µs   med=3.57µs   max=8.89ms   p(90)=5.39µs   p(95)=6.4µs    p(99.9)=7.13ms  
     http_req_connecting............: avg=20.71µs  min=0s       med=0s       max=8.86ms   p(90)=0s       p(95)=0s       p(99.9)=7.1ms   
     http_req_duration..............: avg=291.32ms min=211.63ms med=289.3ms  max=794.75ms p(90)=316.93ms p(95)=325.75ms p(99.9)=676.23ms
       { expected_response:true }...: avg=291.32ms min=211.63ms med=289.3ms  max=794.75ms p(90)=316.93ms p(95)=325.75ms p(99.9)=676.23ms
     http_req_failed................: 0.00%   ✓ 0          ✗ 10374
     http_req_receiving.............: avg=81.72µs  min=25.2µs   med=64.46µs  max=6.25ms   p(90)=107.95µs p(95)=132.09µs p(99.9)=1.77ms  
     http_req_sending...............: avg=82.33µs  min=5.25µs   med=13.24µs  max=256.29ms p(90)=22.15µs  p(95)=30.85µs  p(99.9)=3.72ms  
     http_req_tls_handshaking.......: avg=0s       min=0s       med=0s       max=0s       p(90)=0s       p(95)=0s       p(99.9)=0s      
     http_req_waiting...............: avg=291.15ms min=211.53ms med=289.21ms max=793.82ms p(90)=316.79ms p(95)=325.63ms p(99.9)=675.43ms
     http_reqs......................: 10374   127.159894/s
     iteration_duration.............: avg=292.5ms  min=215.58ms med=289.74ms max=829.69ms p(90)=317.34ms p(95)=326.12ms p(99.9)=699.08ms
     iterations.....................: 10274   125.934138/s
     success_rate...................: 100.00% ✓ 10274      ✗ 0    
     vus............................: 50      min=0        max=50 
     vus_max........................: 50      min=50       max=50 

Performance Overview

Performance Overview

HTTP Overview

HTTP Overview

@ardatan ardatan merged commit b84c2db into main Oct 9, 2025
34 checks passed
@ardatan ardatan deleted the renovate/apollo-graphql-packages branch October 9, 2025 20:22
Sign up for free to join this conversation on GitHub. Already have an account? Sign in to comment

Labels

dependencies Pull requests that update a dependency file

Projects

None yet

Development

Successfully merging this pull request may close these issues.

1 participant